Студопедия

КАТЕГОРИИ:


Архитектура-(3434)Астрономия-(809)Биология-(7483)Биотехнологии-(1457)Военное дело-(14632)Высокие технологии-(1363)География-(913)Геология-(1438)Государство-(451)Демография-(1065)Дом-(47672)Журналистика и СМИ-(912)Изобретательство-(14524)Иностранные языки-(4268)Информатика-(17799)Искусство-(1338)История-(13644)Компьютеры-(11121)Косметика-(55)Кулинария-(373)Культура-(8427)Лингвистика-(374)Литература-(1642)Маркетинг-(23702)Математика-(16968)Машиностроение-(1700)Медицина-(12668)Менеджмент-(24684)Механика-(15423)Науковедение-(506)Образование-(11852)Охрана труда-(3308)Педагогика-(5571)Полиграфия-(1312)Политика-(7869)Право-(5454)Приборостроение-(1369)Программирование-(2801)Производство-(97182)Промышленность-(8706)Психология-(18388)Религия-(3217)Связь-(10668)Сельское хозяйство-(299)Социология-(6455)Спорт-(42831)Строительство-(4793)Торговля-(5050)Транспорт-(2929)Туризм-(1568)Физика-(3942)Философия-(17015)Финансы-(26596)Химия-(22929)Экология-(12095)Экономика-(9961)Электроника-(8441)Электротехника-(4623)Энергетика-(12629)Юриспруденция-(1492)Ядерная техника-(1748)

Резонансы напряжений и токов




Лабораторная работа №5.

Цель работы: исследование резонансных явлений электрических цепях переменного тока при последовательном и параллельном соединениях катушки индуктивности и конденсатора.

Из элементов (катушек, индуктивности и конденсаторов), иссле­дованных в лабораторных работах №1 и №2, можно составить:

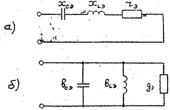
а) последовательную электрическую цепь (рис.5..I,а), в которой наблюдается резонанс напряжений;

б) параллельную электрическую цепь (рис.5.1,6), в которой
наблюдается резонанс токов.

Рис.5.1. Схемы электрических цепей: а - последовательная; б - параллельная

XLЭ = Xсэ, (5.1)

Условие

при котором в последовательной схеме на рис.5.1,а достигается резонанс напряжений, и условие

вLЭ = вСЭ (5.2.)

при котором впараллельной схеме на рис.5.1,6 достигается резонанс токов, могут быть обеспечены за счет использования группы

из нескольких конденсаторов с общей (эквивалентной) ёмкостью Сэ и (или) за счет использования группы из нескольких катушек ин­дуктивности с общей (эквивалентной) индуктивностью Lэ.

На лабораторном стенде, помимо конденсаторов с емкостями,
указанными в табл.1.4, имеются еще два точно таких же конденса­тора. Для достижения требуемой величины Сэ допускается любое
(последовательное, параллельное, смешанное) соединение конденса­торов в группе.

При последовательном соединении m конденсаторов



 


при параллельном соединении m конденсаторов



 


По величине Сэ определяется эквивалентное емкостное сопротивление ХСЭ



 

и эквивалентная емкостная проводимость в сэ

всэ =ωсэ

Для обеспечения требуемой величины LЭ в стенде предусмотрены три одинаковые катушки индуктивности. Параметры одной
из катушек индуктивности (индуктивность, L и сопротивление
RK) указаны в табл. 1.4. Катушка имеет сравнительно малую величину индуктивности L, поэтому требуемая для наблюдения резонансных явлений величина Lэ может быть получена при последовательном соединении двух или даже трех катушек.

При последовательном включении m катушек


и эквивалентные индуктивная ωLЭ и активная τКЭ проводимости

По величинам Lэ и RKэ определяется эквивалентные индук­тивное хLЭ и активное τ КЭ сопротивления:

группы последовательно соединенных катушек индуктивности.

Полученные эквивалентные реактивные (емкостные и индуктив­ные) сопротивления Хсэ и ХLЭ и проводимости в сэ и в LЭ указаны на рис.5.1 и входят в условия резонансов (5.1) и (5.2).

Таким, образом, для реализации в схеме на рис.5.1,а условия резонанса напряжений (5.1) подбирается группа конденсаторов и соответствующая ей (по величине реактивного сопротивления) группа катушек индуктивности. Аналогично, для реализации в схеме на рис.5.1,6 условия резонанса токов. (5.2) подбираются соответствующие друг другу (по величине реактивной проводимости) группа конденсаторов и группа катушек индуктивности.

Реализация условий (5.1) и (5.2) допускается с погрешнос­тью до 10%.

а для параллельной схемы (рис.5.1,6)

При подборе группы катушек индуктивности для последова­тельной схемы (рис.5.1,а) должно выполняться условие (5.3.)

(5.4.)

На рис.5.2 даны примеры (отличные от реально получающихся в данной лабораторной работе) электрических цепей, в которых за счет подбора, групп конденсаторов и катушек индуктивности реализованы условия резонансов (5.1) и (5.2). Здесь же показано включение измерительных приборов, с помощью которых контроли­руется достижение резонансов в рассматриваемых цепях.

 

 

Рис.5.2. Примеры электрических цепей, в которых могут наблюдаться резонанс напряжений (а) и резонанс токов (б)

Расчетное задание

I. Резонанс напряжений. Для последовательной электрической цепи, составленной из групп конденсаторов и катушек индуктивности, удовлетворяющих условиям (5.1) и (5.3), определить:

1) действующее значение I тока ί в последовательной цепи;

2) активную мощность Р, потребляемую цепью;

3) коэффициент мощности цепи соs φ;

4) действующие значения U1и U2 напряжений u1 и u2 на группе конденсаторов и группе катушек индуктивности соответственно;

 

5) построить векторную диаграмму, включающую векторы (комплексы) напряжений на входе цепи (U вх), на группе конденсаторов (U 1) и на группе катушек (U 2) и тока врассматриваемой последовательной цепи (I)

По результатам расчета заполняется графа "Расчет" в Taб.5.1

Таблица 5.1.

  Uвх, В I, A P, Вт Cos φ U1,B U2,B
Расчет            
Эксперимент            
Погрешность            

 

2. Резонанс токов. Для параллельной электрической цепи, составленной из групп конденсаторов и катушек индуктивности, удовлетворяющих условиям (5.2) и (5.4), определить:

1) действующее значение I0тока ί0 в неразветвленной части цепи;

2) активную мощность Р, потребляемую цепью;

3) коэффициент мощности цепи Cos φ;

4) действующие значения I1 и I2 токов ί1 и ί2 группы конденсаторов и группы катушек соответственно;

5) построить векторную диаграмму, включающую в себя век­торы (комплексы) входного тока цепи (I0), группы конденсато­ров (I1), группы катушек (I2) и входного напряжения (Uвх).

По результатам расчета заполняется графа "Расчет" в табл. 5.2.

Таблица 5.2.

Резонанс токов.

 

  Uвх, В I0, A P, Вт Cos φ I1,B I2,B
Расчет            
Эксперимент            
Погрешность            

 

При выборе параметров конденсаторов и катушек (из табл. 1.4) и величины действующего значения Uвх входного напряжения следует принимать во внимание ограничения (3.1).

Эксперимент

Резонанс напряжений

На лабораторном стенде собирается последовательная элект­рическая цепь, схема которой была составлена согласно расчетно­му заданию. Катушка индуктивности и конденсатору, входящие в схему, должны иметь параметры, принятые при расчете схемы. В цепь включаются амперметр А и ваттметр W (см.рис.5.2,а). На вход цепи подается напряжение Uвх, действующее значение кото­рого устанавливается равным его расчетной величине.

Результаты измерений заносятся в табл.5.1 в граф "Эксперимент".

Величина коэффициента мощности Cos φ определяется по результатам измерений активной мощности Р, действующего значения Uвх входного напряжения и действующего значения I тока в цепи.

Расхождение экспериментальных и расчетных данных оцениваются по формуле (2.1) и заносятся в графу "Погрешность" в табл.
5.1.

Резонанс токов

На лабораторном стенде собирается параллельная электричес­кая цепь, схема которой была составлена согласно расчетному за­данию. Параметры всех элементов схемы и величина действующего значения Uвх входного напряжения должны быть равны соответ­ствующим значениям, принятым при расчете схемы. В цепь включа­ются амперметры А0, А 1, А2 и ваттметр W (см. рис.5.2,б).

Результаты измерений заносятся в табл. 5.2 в графу "Эксперимент".

Величина коэффициента мощности Cos φ определяется по результатам измерений величин Р, Uвх и I0 (так же, как и при резонансе напряжений).

Расхождения экспериментальных и расчетных данных оценива­ются по формуле (2.1) и заносятся в графу "Погрешность" в табл. 5.2.

 

Контрольные вопросы

1. Каковы основные причины имеющих место в данной лабора­торной работе расхождений расчетных и экспериментальных данных?

2. Каковы основные проявления резонанса напряжений?

3. Каковы основные проявления резонанса токов?

4. Изменением, каких параметров электрической цепи можно обеспечить в ней режим резонанса напряжений (или резонанса токов)?

5. В чем состоит аналогия между резонансами в электрических цепях и в механических системах?

6. Для исследованной последовательной электрической цепи построить графики зависимостей:

а) действующего значения входного тока от частоты входного
напряжения;

б) действующего значения напряжения на группе конденсато­ров от частоты входного напряжения;

в) действующего значения напряжения на группе катушек индуктивности от частоты входного напряжения.

На графиках отметить точки, отвечающие резонансу напряжений.

7. Для исследованной параллельной электрической цепи по-
строить графики зависимостей:

а) действующего значения входного тока от частоты входного
напряжения;

б) действующего значения тока группы конденсаторов от частоты входного напряжения;

в) действующего значения тока группы катушек индуктивности
от частоты входного напряжения.

На графиках отметить точки, отвечающие резонансу токов.

8. Дать примеры практического использования резонансных явлений в электрических цепях.




Поделиться с друзьями:


Дата добавления: 2015-05-06; Просмотров: 1053; Нарушение авторских прав?; Мы поможем в написании вашей работы!


Нам важно ваше мнение! Был ли полезен опубликованный материал? Да | Нет



studopedia.su - Студопедия (2013 - 2026) год. Все материалы представленные на сайте исключительно с целью ознакомления читателями и не преследуют коммерческих целей или нарушение авторских прав! Последнее добавление




Генерация страницы за: 0.01 сек.