Студопедия

КАТЕГОРИИ:


Архитектура-(3434)Астрономия-(809)Биология-(7483)Биотехнологии-(1457)Военное дело-(14632)Высокие технологии-(1363)География-(913)Геология-(1438)Государство-(451)Демография-(1065)Дом-(47672)Журналистика и СМИ-(912)Изобретательство-(14524)Иностранные языки-(4268)Информатика-(17799)Искусство-(1338)История-(13644)Компьютеры-(11121)Косметика-(55)Кулинария-(373)Культура-(8427)Лингвистика-(374)Литература-(1642)Маркетинг-(23702)Математика-(16968)Машиностроение-(1700)Медицина-(12668)Менеджмент-(24684)Механика-(15423)Науковедение-(506)Образование-(11852)Охрана труда-(3308)Педагогика-(5571)Полиграфия-(1312)Политика-(7869)Право-(5454)Приборостроение-(1369)Программирование-(2801)Производство-(97182)Промышленность-(8706)Психология-(18388)Религия-(3217)Связь-(10668)Сельское хозяйство-(299)Социология-(6455)Спорт-(42831)Строительство-(4793)Торговля-(5050)Транспорт-(2929)Туризм-(1568)Физика-(3942)Философия-(17015)Финансы-(26596)Химия-(22929)Экология-(12095)Экономика-(9961)Электроника-(8441)Электротехника-(4623)Энергетика-(12629)Юриспруденция-(1492)Ядерная техника-(1748)

Физические процессы при коммутациях в индуктивных цепях




ОГРАНИЧЕНИЯ КОММУТАЦИОННЫХ ЭЛЕКТРОМАГНИТНЫХ ПОМЕХ В ЦЕПЯХ УПРАВЛЕНИЯ С ИНДУКТИВНЫМИ ЭЛЕМЕНТАМИ

В индуктивных цепях электрического обо­рудования, включающих, например, обмотки возбуждения двигателей или устройства с электромагнитным приводом, такие как реле, а также соединительные силовые и управляющие провода при отключениях и включениях возникают перенапряжения с высокими крутизной и частотой колебания, попадающие в сеть питания.

Индуктивные элементы в цепи тока при­надлежат, таким образом, к источникам интенсивных помех. Если они эксплуатиру­ются в тесном пространственном располо­жении с электронными узлами, например» внутри одного прибора, одного управляю­щего шкафа или установки ожидаемы6 перенапряжения путем соответствующих мер необходимо снизить до уровня, допус­тимого для электронных приборов и систем.

Ниже будут рассмотрены физические причины, порядки величин и принципиаль­ные временные диаграммы этих переход­ных перенапряжений и также описаны выбор, измерение и расположение соот­ветствующих средств для их ограничения.

 

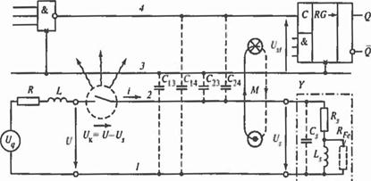
На рис. 10.36 в упрощенном виде пока­зана модель взаимодействия между цепью тока возбуждения электромагнитного уст­ройства и цепью тока систем РЗА и автома­тизированного и автоматического управле­ния технологическим процессом. Обе цепи гальванически разделены из соображений помехозащищенности, однако связаны через практически всегда имеющиеся пара­зитные емкости С13, С14, С23, С24. Кроме того, через сцепление магнитных потоков обоих контуров возникает индуктивная связь, характеризуемая взаимоиндукцией М. Вследствие возникающего при разряд­ных явлениях между контактами выключа­теля СВЧ-излучения возможно неблагопри­ятное влияние дальнего поля на логические цепи систем РЗА и автоматизированного и автоматического управления технологиче­ским процессами.

При включении прибора емкость заряжается через сопротивление (внут­реннее сопротивление источника напряже­ния и сопротивление линии) и индуктив­ность . При идеально быстро включаю­щемся выключателе в контуре развива­ется электрический колебательный затухающий процесс, который в основном определяется параметрами и Он про­текает с частотой (рис. 10.37) и максимальным напряжением на катушке индуктивности.

Напряжение может лежать между 300 В и несколькими киловольтами, ско­рости изменения напряжения — от 1 до 1000 В/мкс, общая длительность процесса лежит в микросекундной области, а час­тота — в границах от 106 до 108 Гц.

Образование помех затрудняется тем, что для срабатывания реального выключа­теля требуется конечное время.

Например, для тиристора оно образуется из времени, которое необходимо, чтобы заполнить достаточно большие зоны полу­проводникового материала носителями заряда, а для выключателей с подвижными контактами, включающими напряжение, равное или более 300 В, из времени, за кото­рое образуется проводимость искрового разряда.

 

 

Рис. 10.36. Модель взаимодействия цепи, содержащей индуктивный элемент, с логической цепью системы автоматизированного и автоматического управления технологическим устройством

 

 

Рис. 10.37. Типичная форма импульса напряже­ния на катушке при включении

 

Типичные времена срабатывания мощных тиристоров (0,2—4 кВ) от 5 до 200 мкс, реле и герконов — примерно 3 нс.

Процесс включения контактных уст­ройств вследствие явлений вибрации и дру­гих физических процессов состоит из ряда следующих друг за другом циклов замыка­ния и размыкания. Поэтому в течение включения возникают несколько изобра­женных на рис. 10.37 затухающих процес­сов, типичных для процессов отключения (см. ниже). Таким образом, в целом каждый процесс включения электромагнитного устройства необходимо оценивать как потенциальную причину помехи.

При отключении электромагнитного устройства, т.е. при внезапном прерыва­нии стационарного тока возбуждения в колебательном контуре, образованном , и также происходит электрический колебательный затухающий процесс, при котором запасенная к моменту отключения в и энергия в превращается в тепло. Если опять предположить наличие в цепи тока быстрого, почти идеального выключа­теля, то этот затухающий процесс проте­кает либо колебательно с частотой (рис. 10.38, а) или аперио­дически затухая (рис. 10.38, б). Вид импульса напряжения на катушке , при­веденный на рис. 10.38, а типичен для уст­ройств с магнитопроводом, набранным из отдельных пластин, а вид на рис. 10.38, б - для устройств с массивным магнитопроводом. Сильно затухающий процесс на рис. 10.38, б можно объяснить влиянием сопротивления потерь в стали массив­ного магнитопровода.

Без специальных мер затухающие про­цессы в обоих случаях сопровождаются высокими перенапряжениями и боль­шими скоростями изменения напряжения .

 

 

 

Рис. 10.38. Типичные импульсы напряжения на катушке при отключении тока идеальным выключателем:

а – наборный магнитопровод; б – массивный магнитопровод

 

Максимальное, теоретически возможное, перенапряжение на катушке может быть оценено, исходя из баланса энергии

 

, (10.1)

 

а максимально возможное значение произ­водной по времени , - исходя из описывающего затухающий процесс дифференциального уравнения. Если поло­жить в основу практически всегда выпол­няющееся условие и пренеб­речь влиянием , можно получить в итоге для обоих величин, простые соотношения:

 

Параметр… ~

Формула… ~ ~ ~.

Теоретическое значение , однако, не достигается, поскольку:

· часть запасенной к моменту отключения в энергии при перезарядке превращается в тепло в сопротивлении обмотки ;

· вихревые токи и потери на гистере­зис также поглощают часть энергии , особенно при массивном магнитопроводе;

· при отключении контактным отключа­ющим устройством между контактами, как правило, начинается разрядный процесс, который также поглощает часть энергии .

 

 

Рис. 10.39. Процесс отключения с щеточным явле­нием

 

Параметры , имеют следующие воздействия:

· изоляция обмоток электромагнитного Устройства подвергается перенапряже­ниям, так как ;

· в выключателях в зависимости от возможного значения тока возникают тлеющие, искровые или дуговые разряды между контактами. Из-за этого, в частности, контакт- промежуток в течение времени отклю­чения многократно размыкается и замыка­ется. Это ведет к известным явлениям на графике напряжения катушки (рис. 10.39). Частота, сопровождающая щеточные явле­ния, лежит в области 104-107 Гц. Таким образом, явления разряда, с одной стороны, являются источником интенсивных ВЧ- помех, а с другой, особенно в цепях посто­янного тока с большими индуктивностями, причиной сильного износа контактов;

· в расположенных рядом цепях РЗА возникают кратковременные помехи, либо нарушается работа логических элементов, если наведенное через С13, С14, С23, С24 и М напряжение помехи (рис. 10.38, б) либо энергия помехи через излучение пре­вышают порог помехоустойчивости.

В цепях электромагнитных устройств, содержащих индуктивный элемент, всегда требуются меры для подавления ожидаемых перенапряжений при отключениях. Это уда­ется осуществить схемными комбинациями из пассивных или активных элементов. Их структурирование, значение и расположе­ние зависят от того, с какой целью должны быть реализованы схемные мероприятия (табл. 10.7). В дальнейшем будут рассматри­ваться исключительно схемы зашиты от помех.

 

Таблица 10.7. Схемные мероприятия в цепях электромагнитных приборов, содержащих индуктивные элементы

Схемные мероприятия Цели Расположение элементов защиты
Схема защиты обмоток возбудителей Защита изоляции от перенапряжений Параллельно катушке индуктивности
Схемы защиты от радиопомех и защиты контактов Подавление тлеющих, дуговых, искровых разрядов между контактными элементами во избежание ВЧ-колебаний и для уменьшения обгорания контактов Устройства защиты от радиопомех – параллельно контактом, чтобы исключить влияние индуктивности проводов. Устройства защиты контактов (преимущественно -звенья) параллельно катушке индуктивности
Схемы защиты полупроводниковых участков включения Защита полупроводниковых элементов от перенапряжений Параллельно участку включения тиристоров. Параллельно нагрузке, если между катушкой и транзистором нет длинных соединительных проводов
Схема защиты от помех Возможное снижение и , чтобы избежать функциональных помех в соседних электронных системах или предотвратить разрушение логических элементов По возможности непосредственно на катушке индуктивности

 




Поделиться с друзьями:


Дата добавления: 2014-01-06; Просмотров: 506; Нарушение авторских прав?; Мы поможем в написании вашей работы!


Нам важно ваше мнение! Был ли полезен опубликованный материал? Да | Нет



studopedia.su - Студопедия (2013 - 2025) год. Все материалы представленные на сайте исключительно с целью ознакомления читателями и не преследуют коммерческих целей или нарушение авторских прав! Последнее добавление




Генерация страницы за: 0.01 сек.