Студопедия

КАТЕГОРИИ:


Архитектура-(3434)Астрономия-(809)Биология-(7483)Биотехнологии-(1457)Военное дело-(14632)Высокие технологии-(1363)География-(913)Геология-(1438)Государство-(451)Демография-(1065)Дом-(47672)Журналистика и СМИ-(912)Изобретательство-(14524)Иностранные языки-(4268)Информатика-(17799)Искусство-(1338)История-(13644)Компьютеры-(11121)Косметика-(55)Кулинария-(373)Культура-(8427)Лингвистика-(374)Литература-(1642)Маркетинг-(23702)Математика-(16968)Машиностроение-(1700)Медицина-(12668)Менеджмент-(24684)Механика-(15423)Науковедение-(506)Образование-(11852)Охрана труда-(3308)Педагогика-(5571)Полиграфия-(1312)Политика-(7869)Право-(5454)Приборостроение-(1369)Программирование-(2801)Производство-(97182)Промышленность-(8706)Психология-(18388)Религия-(3217)Связь-(10668)Сельское хозяйство-(299)Социология-(6455)Спорт-(42831)Строительство-(4793)Торговля-(5050)Транспорт-(2929)Туризм-(1568)Физика-(3942)Философия-(17015)Финансы-(26596)Химия-(22929)Экология-(12095)Экономика-(9961)Электроника-(8441)Электротехника-(4623)Энергетика-(12629)Юриспруденция-(1492)Ядерная техника-(1748)

Подвійний рухомий загороджувальний вогонь




Подвійний рухомий загороджувальний вогонь - суцільна вогнева завіса, яка створюється одночасно на двох рубежах на шляхах руху танків (БМП, БТР) противника і послідовно переноситься на інші призначені рубежі по мірі виходу основної маси танків з зони вогню.

 


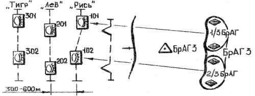
Рисунок 6. Подвійний рухомий загороджувальний вогонь.

Перший рубіж призначають, як правило, на відстані 1000-2000м від переднього краю наших військ; останній рубіж - на віддаленні 300 - 400м від переднього краю.
Відстань між рубежами 400-600 м (визначається часом переносу вогню на новий рубіж і швидкістю руху атакуючих броньованих об'єктів противника). Інтервал розривів - до 25 м на гармату. Умовне найменування - за назвами хижих звірів. Нумерація - з дальнього рубежу.

Застосовується при глибокій побудові бойового порядку атакуючого противника. Залучається не менше двох дивізіонів. Від­тань між рубежами - 150-200 м; між групами рубежів - 400-600 м.

Послідовне зосередження вогню (ПЗВ) - одинарне, подвійне або потрійне - застосовують для підтримки атаки або контратаки механізованих і танкових підрозділів і частин

Рисунок 7. Послідовне зосередження вогню.

Полягає в подавлені живої сили і вогневих засобів противника перед фронтом і на флангах наступаючих підрозділів зосередженим вогнем який, послідовно переноситься по цілям в глибину противника.

Для послідовного зосередження вогню призначають цілі, починаючи з переднього краю противника і на глибину батальйонів першого ешелону і більш. Такими цілями є взводні опорні пункти, протитанкові засоби, радіолокаційні станції, командно-спостережні і спостережні пункти.

Намічені цілі об'єднують по рубежах. До одного рубежу відносять цілі, розташовані приблизно на однаковому віддаленні від переднього краю. Відстань між рубежами може бути від 300 до 1000 м. Рубежам присвоюють умовне найменування по назвах хижих звірів, наприклад: «Лев», «Тигр» і т.п.; цілі нумерують тризначним числом, перша цифра якого позначає номер рубежу, дві інші номер цілі на рубежі, наприклад: 114, 115, 224, 225 і т.д. Найменування рубежу є сигналом для відкриття (переносу) вогню по всім цілям даного рубежу. На кожному рубежі ПЗВ дивізіону призначають одну групову ціль (взводний опорний пункт) або 2 - 3 окремі цілі. Розміри групової цілі не повинні перевищувати 6 га для дивізіонів, що мають на озброєнні гармати калібру до 100 мм включно і міномети всіх калібрів, і 9 га для дивізіонів калібру понад 100 мм.

Батарея веде вогонь у складі дивізіону або самостійно. При самостійному веденні вогню батареї призначають одну ціль розмірами, що не перевищують для зазначених вище калібрів 2 і 3 га відповідно.

Вогонь по цілям на першому рубежі ПЗВ відкривають по встановленому сигналу з початком переміщення наступаючих підрозділів з рубежу переходу в атаку (фактично продовжують вести вогонь по цілям останнього вогневого нальоту артилерійського підготовки атаки, якщо ці ж цілі призначені для придушення в артилерійську підтримку атаки) і, не допускаючи перерви вогню, продовжують його до виходу танків і механізованих підрозділів на безпечне віддалення від розривів своїх снарядів. Перенос вогню по цілям на другому рубежі здійснюють по сигналі командира батальйону. Вогонь по цілям на другому рубежі ведеться також до виходу наступаючих підрозділів на безпечне віддалення від розривів своїх снарядів. Такий порядок переносу зберігається на всю глибину ведення ПЗВ.

Сучасна оборона насичена протитанковими засобами, особливо ПТРК, що ешелонуються по глибині. Ці засоби спроможні уражати
наступаючі танки і бронетранспортери з великих дальностей. У зв'язку з цим необхідно придушувати протитанкові засоби й інші цілі не тільки безпосередньо перед фронтом наступаючих підрозділів, але й одночасно на наступних по глибині рубежах. У таких умовах доцільно застосовувати подвійне (потрійне) ПЗВ, що здійснюється двома (трьома) групами артилерії.

Перша група артилерії веде вогонь по цілям, розташованим безпосередньо перед фронтом підрозділів, що атакують, а друга група по цілям такого в глибині рубежу, починаючи з другого. При переносі вогню першої групи артилерії по цілям на другому рубежі друга група артилерії переносить вогонь по цілям на третьому рубежі. Надалі перенос вогню здійснюється в такій же послідовності.

По цілям між рубежами ПЗВ планують і ведуть зосереджений вогонь і вогонь по окремим цілям, особливо протитанковим засобам противника.

Вогневий вал (ВВ) - одинарний або подвійний застосовують для підтримки атаки танків і механізованих підрозділів в умовах, коли оборона противника має густу мережу траншей і ходів сполучень, що ускладнюють точне визначення положення опорних пунктів.



Рисунок 8. Вогневий вал.
Вогневий вал - суцільна вогнева завіса, що послідовно переноситься по рубежах перед підрозділами, що атакують, для давлення живої сили і вогневих засобів противника. Він може застосовуватися в сполученні з іншими видами вогню. При плануванні вогневого вала намічають основні і проміжні рубежі. Відстані між основними рубежами можуть бути 300 – 600 м у залежності від очікуваного темпу атаки і характеру оборони противника. Основні рубежі призначають по місцях ймовірного розташування живої сили і вогневих засобів противника: по траншеях, опорним пунктам, позиціям протитанкових засобів і інших цілях.

Перший основний рубіж вогневого вала планують, як правило, по передньому краю (по першій траншеї) оборони противника.

Проміжкові рубежі вогневого вала планують для придушення живої сили і вогневих засобів, що знаходяться між основними рубежами, і з метою заборони маневру противника по траншеях і ходах сполучення. Відстань між проміжковими рубежами 100 - 300 м у залежності від характеру оборони противника, умов місцевості і планованого тепу атаки.

Ділянка вогневого вала дивізіону поділяють на батарейні ділянки, розміри яких визначають з розрахунку, щоб на одну гармату припадало не більш 15 м - для гармат калібру до 100 мм включно і мінометів усіх калібрів і 25 м - для гармат калібру понад 100 мм.

Перенос вогню з основних рубежів вогневого вала здійснюється по команді (сигналу) командира механізованого (танкового) підрозділу з виходом наступаючих підрозділів на безпечне віддалення від розривів наших снарядів. З проміжкових рубежів вогонь переноситься по команді командирів дивізіонів після закінчення встановленого часу ведення вогню, звичайно рівного 2 - 3 хв.

Подвійний вогневий вал ведеться двома групами артилерії. Перша група веде вогонь, як при одинарному вогневому валу, друга група - тільки по основних рубежах, починаючи з другого.




Поделиться с друзьями:


Дата добавления: 2014-01-07; Просмотров: 962; Нарушение авторских прав?; Мы поможем в написании вашей работы!


Нам важно ваше мнение! Был ли полезен опубликованный материал? Да | Нет



studopedia.su - Студопедия (2013 - 2026) год. Все материалы представленные на сайте исключительно с целью ознакомления читателями и не преследуют коммерческих целей или нарушение авторских прав! Последнее добавление




Генерация страницы за: 0.009 сек.