Студопедия

КАТЕГОРИИ:


Архитектура-(3434)Астрономия-(809)Биология-(7483)Биотехнологии-(1457)Военное дело-(14632)Высокие технологии-(1363)География-(913)Геология-(1438)Государство-(451)Демография-(1065)Дом-(47672)Журналистика и СМИ-(912)Изобретательство-(14524)Иностранные языки-(4268)Информатика-(17799)Искусство-(1338)История-(13644)Компьютеры-(11121)Косметика-(55)Кулинария-(373)Культура-(8427)Лингвистика-(374)Литература-(1642)Маркетинг-(23702)Математика-(16968)Машиностроение-(1700)Медицина-(12668)Менеджмент-(24684)Механика-(15423)Науковедение-(506)Образование-(11852)Охрана труда-(3308)Педагогика-(5571)Полиграфия-(1312)Политика-(7869)Право-(5454)Приборостроение-(1369)Программирование-(2801)Производство-(97182)Промышленность-(8706)Психология-(18388)Религия-(3217)Связь-(10668)Сельское хозяйство-(299)Социология-(6455)Спорт-(42831)Строительство-(4793)Торговля-(5050)Транспорт-(2929)Туризм-(1568)Физика-(3942)Философия-(17015)Финансы-(26596)Химия-(22929)Экология-(12095)Экономика-(9961)Электроника-(8441)Электротехника-(4623)Энергетика-(12629)Юриспруденция-(1492)Ядерная техника-(1748)

Схемы вторичных соединений - ­­­Электрическая часть электростанций




Кроме главных схем или схем первичных соединений, указывающих пути электроэнергии от источника питания к потребителю, существуют также схемы вторичных соединений, в которых с помощью условных графических изображений указаны элементы вторичных устройств и соединения между ними и элементами основного оборудования (измерительные трансформаторы, коммутационная аппаратура и др.). К вторичным устройствам относятся контрольно-измерительные приборы, аппараты релейной защиты и автоматики, аппаратура управления блокировок, аварийной и предупреждающей сигнализации.
Надежность и экономичность электроустановок в значительной степени зависят как от вторичных устройств, так и от схем вторичных соединений и от выполнения их в натуре.
По назначению схемы вторичных соединений могут быть: а) принципиальные, б) полные и в) монтажные.
Принципиальные схемы составляются применительно к отдельным элементам: цепям релейной защиты, цепям управления и сигнализации, соединениям измерительных приборов.
Эти схемы являются основой для составления полных схем, которые охватывают вторичные соединения, относящиеся к одному присоединению главной схемы, обособленному по функциональному, технологическому или структурному признаку (генератор, трансформатор, линия, механизм собственных нужд).
Монтажные схемы служат рабочим чертежом, по которому производится монтаж вторичных цепей. В монтажных схемах показывается не только каким образом, но и какими средствами будут осуществлены в действительности электрические связи (сечение и тип контрольных кабелей, сборки зажимов, испытательные блоки).
Монтажные чертежа учитывают территориальную разбросанность оборудования, относящегося ко вторичным цепям (щиты управления, щиты релейные и автоматики, ячейки РУ). Характер и форма исполнения чертежей должны соответствовать порядку производства монтажных работ.
После внесения изменений и дополнений, неизбежно появляющихся в процессе монтажа, составляются исполнительные монтажные схемы, которые служат основным документом при эксплуатации установки.
Принципиальные и полные схемы могут быть свернутыми и развернутыми. В свернутых схемах все приборы и аппараты изображаются в собранном виде со всеми относящимися к ним катушками и контактами.

Рис. 8-1. Принципиальная схема релейной защиты кабельной линии: а — в свернутом виде;
б — в развернутом виде В — выключатель; ТТ — трансформатор тока; К О — катушка отключения; Л К — сигнальная (контрольная) лампа; Rд — добавочное сопротивление; РТ — реле тока; РВ — реле времени; РУ — реле указательное; ИП — измерительный прибор; ШУ — шинка управления; ШС — шинка сигнализации; ШМ — шинка мигания
При значительном числе участвующих в схеме элементов свернутые схемы неудобочитаемы. В них затруднена проверка правильности электрических соединений на чертеже и в натуре.
В развернутых схемах, которые в настоящее время получили исключительное применение, аппараты и приборы расчленяются на составные элементы. Эти элементы соединяются между собой в порядке протекания тока по схеме, например от полюса к полюсу (+, —), от фазы к фазе, от фазы к нулю. Развернутая схема может быть сориентирована: а) слева направо с расположением строчек (читаемых сверху вниз) по вертикали; б) сверху вниз с расположением строчек (читаемых слева направо) по горизонтали.
На рис. 8-1 приведена принципиальная схема релейной защиты для кабельной линии в свернутом и развернутом виде.
Схемы (в табличной форме) сопровождают перечень аппаратуры, приборов в реле с указанием их условного обозначения, типа, технических данных, а иногда и заводского каталожного номера.
Развернутые схемы незаменимы при проектировании сложных схем, особенно при наличия автоматики. Они позволяют легко прослеживать действия аппаратуры, быстро обнаруживать ложные цепи и те неприятности, которые вызываются не предусмотренными схемой заземлениями в цепях вторичных соединений.
Развернутые схемы требуют, однако, отчетливой и удобной маркировки не только для монтажных единиц, аппаратуры и реле, но и для отдельных цепей и кабелей.

Основные требования к схемам вторичных соединений

Автоматизация управления производственными процессами, повышение мощности отдельных энергетических объектов, связанные с этим усложнение схем вторичных соединений и повышение ответственности работы цепей управления и сигнализации требуют особого внимания к построению и выполнению схем вторичных соединений.
Первым и непременным требованием следует считать четкость построения схем, позволяющую быстро ориентироваться в них и обнаруживать неполадки или ложную работу цепей.
Вторым требованием является обеспечение исправной работы вторичных цепей каждого присоединения, возможность проверки состояния оперативной цепи в пределах одного энергетического устройства любой ячейки РУ.
Такая проверка легко осуществляется с помощью индивидуальных, на каждое присоединение (или на систему вторичных соединений комплексного устройства) защитных устройств [55] (предохранителей или лучше автоматических выключателей со вспомогательными контактами для сигнализации об их срабатывании).
Защитные устройства, конечно, должны выбираться с учетом избирательности действия их в схеме.
Учитывая чрезвычайную разветвленность цепей вторичных соединений и значительную в связи с этим вероятность ненормальных состояний в сети вторичных соединений, целесообразно [53] у крупных присоединений отделять цепи управления от прочих цепей (сигнализации, блокировки и др.).
Третьим, не менее важным является требование не допускать ложных (обходных) цепей. Под ложной цепью понимается не предусмотренная при проектировании цепь, возникновение которой может повести к ложному действию схемы. Такие ложные цепи могут возникать при отсутствии в схемах необходимых разделительных и множительных реле, при нечетком разделении цепей управления и сигнализации, при недоучете случайных заземлений или разрывов цепи в той или иной части схемы. Указанное особенно важно для цепей управления: работа включающих или отключающих катушек, электромагнитов должна иметь место только тогда, когда замкнуты оперативные контакты преобразователя, приводящего в действие механизм выключателя.
При построении и проверке развернутых схем следует обратить внимание на так называемые поперечные цепочки, в большинстве случаев и создающие ложные цепи.

Рис. b-2. Схемы защиты трансформатора: с — неправильная; б, в — правильные РД — дифференциальное реле; РМ — максимальное реле; РП — разделительное промежуточное реле; КО — катушки отключения
В качестве примера можно привести следующие простейшие случаи.
А. Первый пример — схема защиты трансформатора, в которой имеется дифференциальная и газовая защиты, реагирующие на отключение трансформатора с двух сторон, и максимальная токовая защита, которая должна производить отключение трансформатора только с одной стороны (рис. 8-2). При составлении принципиальной схемы релейной защиты в свернутом виде может быть не обнаружена электрическая связь цепей отключения двух выключателей. Из развернутой схемы (рис. 8-2) следует, что при такой связи (поперечная цепь) неизбежна ложная цепь. Необходимы два оперативных контакта у защитных реле, действующие на два выключателя или разделительное промежуточное реле.
Б. Неразделенные цепи низшего и высшего напряжения трансформатора. Из рис. 8-3, б ясна невозможность независимого отключения одной из сторон трансформатора без отключения другой. Недостаток, присущий схеме с объединением цепей, через которые подается импульс на разные исполнительные органы, неудачно исправлялся включением для дифференциальной и газовой защиты двух промежуточных реле по схеме, показанной на рис. 8-4. В этом случае виновниками ложной работы оказывались предохранители цепей управления выключателями. При неисправном предохранителе Пр4 образуется ложная цепь через сигнальные лампы положения аппаратов и промежуточные реле РП1 и РП2.

Рис. 8-3. Схемы защиты трансформатора: а — неправильная; б — правильная
КУ — ключ управления; РГ — газовое реле
При общих предохранителях для цепей участков / и II ложная цепь не возникала бы при контроле исправности предохранителей или при использовании одного промежуточного реле в цепи оперативных контактов реле РД. Целесообразно также отделение цепей сигнализации от цепей управления.

Рис. 8-4. Промежуточное реле в схеме защиты трансформатора Пр — предохранитель; J1 — контрольные лампы; В — вспомогательные контакты выключателей
В. Пример более сложный показан на рис. 8-5. Защиты генератора и трансформатора блока действуют, как это и требуется, на отключение выключателя и автомата гашения поля через разделительные промежуточные реле РП1 и РП2, но, к сожалению, реле присоединены к разным секциям шинок питания, т. е. через разные предохранители. Ложная цепь, показанная на рис. 8-5 стрелками, образовалась через лампу контроля предохранителей б в результате перегорания предохранителя а.
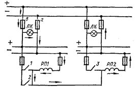
В эксплуатации часто прибегают к отключению сигнальных ламп при нормальном состоянии установки. Пример ложной работы световой сигнализации при общих вспомогательных контактах сигнализации положения аппаратов, но с расположением сигнальных ламп в разных помещениях, например на щите или пульте управления и в самом РУ, показан на рис. 8-6.
Чтобы гасить соответствующие группы сигнальных ламп (например, в РУ), установлены групповые выключатели / и II.

Рис, 8-5, Образование ложной цепи при перегорании предохранителя Л, 2t 3 е» оперативные контакты реле
При отключенном выключателе II, но включенном / образуется ложная цепь: лампы 1 горят полным накалом, оказавшиеся последовательно включенными лампы 2, 3, 4 горят вполнакала; это может ввести в заблуждение обслуживающий персонал. В данном случае нарушен принцип независимости цепей каждого присоединения.

Рис. 8-6. Ложная работа световой сигнализации
Схема может быть исправлена установкой общего выключателя для гашения ламп в обоих помещениях, что не всегда удобно. Другой выход из положения — применение либо отдельных вспомогательных контактов для сигнальных ламп в каждом из двух помещений, либо разделительных реле, либо контакторов.
Не требует пояснений необходимость в контроле изоляции цепей вторичных соединений и в анализе тех последствий, которые могут быть вызваны случайными заземлениями в цепях оперативного тока, особенно в цепях управления. Нежелательно в этом случае отключение тех или иных устройств и, безусловно, недопустимо непредусмотренное, а потому аварийное включение отдельных элементов энергетических установок.




Поделиться с друзьями:


Дата добавления: 2015-05-08; Просмотров: 3691; Нарушение авторских прав?; Мы поможем в написании вашей работы!


Нам важно ваше мнение! Был ли полезен опубликованный материал? Да | Нет



studopedia.su - Студопедия (2013 - 2026) год. Все материалы представленные на сайте исключительно с целью ознакомления читателями и не преследуют коммерческих целей или нарушение авторских прав! Последнее добавление




Генерация страницы за: 0.01 сек.