Студопедия

КАТЕГОРИИ:


Архитектура-(3434)Астрономия-(809)Биология-(7483)Биотехнологии-(1457)Военное дело-(14632)Высокие технологии-(1363)География-(913)Геология-(1438)Государство-(451)Демография-(1065)Дом-(47672)Журналистика и СМИ-(912)Изобретательство-(14524)Иностранные языки-(4268)Информатика-(17799)Искусство-(1338)История-(13644)Компьютеры-(11121)Косметика-(55)Кулинария-(373)Культура-(8427)Лингвистика-(374)Литература-(1642)Маркетинг-(23702)Математика-(16968)Машиностроение-(1700)Медицина-(12668)Менеджмент-(24684)Механика-(15423)Науковедение-(506)Образование-(11852)Охрана труда-(3308)Педагогика-(5571)Полиграфия-(1312)Политика-(7869)Право-(5454)Приборостроение-(1369)Программирование-(2801)Производство-(97182)Промышленность-(8706)Психология-(18388)Религия-(3217)Связь-(10668)Сельское хозяйство-(299)Социология-(6455)Спорт-(42831)Строительство-(4793)Торговля-(5050)Транспорт-(2929)Туризм-(1568)Физика-(3942)Философия-(17015)Финансы-(26596)Химия-(22929)Экология-(12095)Экономика-(9961)Электроника-(8441)Электротехника-(4623)Энергетика-(12629)Юриспруденция-(1492)Ядерная техника-(1748)

Особенности схем питания подстанций в реальных условиях




 

Все схемы питания в п. 1.4 рассматривались для несколько идеализированных условий. Практически подстанции стремятся располагать на крупных железнодорожных станциях. При этом по условиям профиля, неравенства расстояний между подстанциями, а иногда и изменения грузопотока даже средние нагрузки подстанций получаются различными. В этом случае подстанции даже при числе их, кратном трем (или шести при двустороннем питании), не обеспечивают равномерной нагрузки фаз питающих центров энергосистемы.

При рассмотрении влияния несимметричной нагрузки трехфазной системы на работу энергосистемы и потребителей будет отмечено, что несимметрия напряжения определяется в большой степени падением напряжения в проводах линии передачи. Последнее же зависит от нагрузки и расположения тяговых подстанций. Нетрудно прийти к выводу, что как бы не присоединяли подстанции к трехфазной линии, получить одинаковые потери напряжения во всех фазах не удается, так как несимметричные нагрузки располагаются на различном расстоянии от источников питания (см. рисунки 3.17 и 3.18). Усугубляется это положение принятой на практике схемой питания тяговых подстанций. Подстанции присоединяют поочередно то к одной, то к другой линии передачи, это усиливает несимметрию нагрузки каждой отдельной линии и несимметрию расположения относительно питающих центров или опорных подстанций.

 

 

Рисунок 3.20. Схема питания участка однофазного тока через трансформаторы, соединенные в открытый треугольник, при двустороннем питании линии передачи (обозначения позиций те же, что на рис. 3.12)

 

 

Рисунок 3.21. Схема питания участка однофазного тока через трехфазные трансформаторы, соединенные по схеме Y/∆ – 11, при двустороннем питании линии передачи:

а – схема питания; б – векторная диаграмма напряжений первичной и вторичной обмоток: 1 – трехфазная линия передачи: 2 – трехфазный трансформатор; 3 – контактная есть; 4 – рельсы; 5 – нейтральная вставка

 

Все эти соображения следует еще дополнить тем, что нагрузка тяговых подстанций непрерывно изменяется в большом диапазоне и практически никогда нагрузки отдельных подстанций не бывают равны друг другу. Таким образом, описанные выше различные схемы питания электрифицированных участков, хотя и позволяют более равномерно загрузить линии передачи, но не решают всей проблемы несимметрии. На практике вопросы несимметрии тока и напряжения решают только исходя из конкретных условий. Вопросы несимметрии будут рассмотрены более подробно в гл. 4.

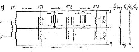
Трехпроводная система тяговой сети переменного тока с автотрансформаторами. Рассматриваемая система является разновидностью системы электрической тяги переменного тока промышленной частоты, поскольку локомотив при ней остается тем же. Изменения относятся только к системе электроснабжения (рисунок 3.22). При этой системе на тяговых подстанциях с помощью специальных трансформаторов или дополнительных автотрансформаторов создается трехпроводная система питания с двумя различными или одинаковыми значениями напряжений.

Соответственно имеются две системы шин, на которые и подаются эти напряжения. Одно из них, равное номинальному напряжению электровозов, подается на систему контактная подвеска – рельс, а второе – на систему рельсы – продольный фидер, подвешиваемый на опорах контактной сети. Вектор этого напряжения повернут относительно вектора первого на 180° (рисунок 3.22, б). Таким образом, общее напряжение между контактной подвеской и продольным фидером равно разности этих напряжений, т.е. значительно больше напряжения; на локомотиве. При этой системе между тяговыми подстанциями ТП на небольшом расстоянии друг от друга (8-15 км) располагают автотрансформаторы AT1, AT2. Первичная обмотка получает питание от тяговой подстанции по контактной подвеске К и продольному фидеру П при напряжении, значительно превосходящем напряжение на локомотивах.

 

Рисунок 3.22. Трехпроводная схема питания однофазного тока (а) и векторная диаграмма напряжений (б):

К – контактная подвеска; Р – рельсы; П – продольный питающий фидер; ТП – тяговая подстанция; AT – автотрансформатор

 

Локомотивы питаются от вторичной обмотки AT (т, е. части обмотки, выполняющей роль вторичной) с напряжением, принятым для тяги на переменном токе. Такая система впервые была применена при номинальном напряжении на локомотивах 11 кВ и в питающем проводе 22 кВ относительно рельса, соответственно на подстанциях и автотрансформаторах при номинальных напряжениях относительно нулевой точки 12 и 24 кВ. Эти напряжения взяты относительно рельсов (нулевой точки) и сдвинуты они друг относительно друга на 180° (см. рисунок 1.32, б), поэтому общее напряжение на вторичной обмотке AT будет равно их разности, т.е. 36 кВ.

На железных дорогах СССР принята система 2х25 кВ с номинальным напряжением на локомотивах 25 кВ или на шинах подстанций 27,5 кВ.

Общее напряжение на первичной стороне АТ1 - АТЗ, т.е. между контактной подвеской К и питающим продольным фидером П, принято равным 50 кВ и на подстанции ТП -55 кВ.

На обмотке AT, присоединенной к рельсам и продольному фидеру, также получается 25 кВ, и если брать его относительно рельсов, то оно повернуто к напряжению на локомотиве также на 180°. В соответствии с этим система и получила название системы 2х25 кВ. При этом контактная подвеска К и продольный фидер П (см. рисунок 3.22, а)выполняют как бы роль линии передачи, питающей первичную обмотку АТ1 - АТЗ при полном суммарном напряжении.

В рассматриваемых вариантах с первичным напряжением на АТ 33 кВ или 50кВ от вторичной обмотки AT питаются электрические локомотивы по сети, состоящей из контактной подвески и рельсов. Таким образом, контактная подвеска участвует одновременно в двух контурах – контуре первичном, питающем первичную сторону AT,и контуре вторичном, питающем локомотивы от вторичной стороны AT.

Например, на рисунке 1.32 штриховой линией показано направление тока (условно принято за положительное) в цепи КП, т. е. питающего автотрансформаторы при нагрузке.

Если локомотив расположен между первым AT1 и вторым АТ2 автотрансформаторами, то он получает питание от вторичных обмоток двух ближайших автотрансформаторов (показано сплошными линиями). При этом на участке от подстанции до первого автотрансформатора AT1 в рельсах тока почти нет («почти» — так как незначительную часть нагрузка получает и по сети контактной провод—рельсы).

Следовательно, питание локомотива на большей части длины происходит по сети о суммарным напряжением (в наших примерах около 33 и 50 кВ), что приводит к уменьшению потери напряжения и потери энергии. Кроме того, токи имеют меньшее значение и протекают на большей части участка по воздушным проводам, расположенным достаточно близко друг к другу, а токи в рельсах близки к нулю. Все это приводит к уменьшению электромагнитного влияния на близлежащие линии низкого напряжения.

Питаются локомотивы от ближайших автотрансформаторов через контур контактная подвеска—рельсы, т. е. как и на обычной линии однофазного тока напряжением 25 кВ. Но это расстояние между автотрансформаторами принимают равным 8-15 км, т.е. оно составляет только часть фидерной зоны.

Следует отметить, что на железных дорогах СССР тяговые подстанции при этой системе имеют специальные трансформаторы с двумя вторичными обмотками на 27,5 кВ каждая. Эти обмотки соединяют последовательно, а общий их вывод присоединяют к рельсам. На действующих подстанциях, где имеется на шинах напряжения 27,5 кВ, применяют дополнительный повышающий автотрансформатор.

В отличие от описанных выше схем секционирования при данной схеме приходится секционировать не только контактную подвеску, но и продольный фидер.

Система тяги переменного тока промышленной частоты (50Гц). Стремление повысить энергетические характеристики, увеличить коэффициент полезного действия, уменьшить потери напряжения в тяговых сетях, снизить сечения проводов контактной сети и расстояния между подстанциями, привели к появлению системы тяги переменного тока промышленной частоты, упрощенная схема которой приведена на рис. 33. При этом энергия к ЭПС передается высоким напряжением – 25 кВ, что существенно увеличивает нагрузочную способность такой системы. Однако ТЭД ЭПС может быть использован лишь на напряжение 1500…2000 В. Поэтому на ЭПС переменного тока 25 кВ устанавливаются понижающие трансформаторы с регулируемым напряжением. Кроме того, для решения проблем коммутации ТЭД прибегают к преобразованию переменного тока в постоянный, точнее пульсирующий, имеющий значительную постоянную составляющую. С этой целью на ЭПС устанавливают выпрямитель. Ранее, начиная с опытного образца сороковых годов и вплоть до начала семидесятых, эти выпрямители строились на ртутных преобразователях, а позже на полупроводниковых диодах. В настоящее время на ЭПС устанавливают управляемые выпрямители – статические электрические аппараты, обладающие обратимостью действия – в режиме тяги, работающие как выпрямитель, а при рекуперации как аппарат, преобразовывающий энергию постоянного тока, вырабатываемую ТЭД в генераторном режиме, в энергию переменного тока.

 

 

Рис. 3.23. Принципиальная схема системы тягового электроснабжения переменного тока 25 кВ. На рисунке А, В, С – фазы питающей ЛЭП; ВН – обмотка высокого напряжения; Р – обмотка для питания нетяговых (районных) потребителей; Т – тяговая обмотка трансформатора; НВ – нейтральная вставка контактной сети; К – контактная сеть; ЭПС – электроподвижной состав; Iкс – ток в контактной сети; Iэ – ток электровоза; Ip –ток в рельсах; Iз – ток, стекающий в землю с рельсов; I рф- ток рельсового фидера (отсоса), возвращающийся на тяговую подстанцию, образуя замкнутый контур

 

В связи с развитием полупроводниковой преобразовательной техники в последние годы за рубежом появились электровозы переменного тока 25 кВ с преобразователями энергии переменного тока 25 кВ промышленной частоты в энергию переменного тока регулируемой частоты с напряжением, необходимым для непосредственного питания тяговых двигателей. При этом становится возможным использование самого надежного на сегодняшний день двигателя – асинхронного.

Достоинства и недостатки системы тяги промышленной частоты. Система тяги переменного тока промышленной частоты имеет преимущества по сравнению с системой тяги постоянного тока, определяемые высоким уровнем напряжения в тяговой сети, что даже при увеличенных примерно в 2…2,5 раза расстояниях между подстанциями приводит:

1. к сокращению использования меди на сооружение контактной сети примерно в 2 – 3 раза;

2. к уменьшению потерь напряжения и энергии в устройствах тягового электроснабжения.

Основным недостатком этой системы является: значительное влияние переменного магнитного поля проводов контактной сети на прилегающие к железной дороге устройства. Это объясняется тем, что электромагнитное поле тока контактной сети практически не компенсируется электромагнитным полем обратного тока рельсов во – первых, в силу того что между этими элементами большое расстояние (порядка 6.5 м) и, во вторых, ток в рельсах во много раз меньше тока контактной сети вследствие его стекания с рельсов в землю (см. рис. 33). Другими серьезными недостатком системы тяги переменного тока 25 кВ промышленной частоты являются низкий коэффициент мощности, определяемый большим реактивным электропотреблением, искажение форм кривых тока и напряжения, несимметричное потребление энергии от отдельных фаз питающей системы.

Для снижения отрицательных последствий, вызванных этими недостатками, приходится принимать ряд дополнительных мер:

· Защита смежных линий от электромагнитного влияния осуществляется путем замены воздушных линий связи кабельными.

· Компенсация реактивной энергии индуктивного характера осуществляется батареями конденсаторов (устройствами компенсациями реактивной мощности).

· Для уменьшения степени несимметрии применяются устройства симметрирования токов по фазам.

· Для снижения отрицательного воздействия высших гармоник применяются фильтры, корректирующие формы кривых токов и напряжения.

Система тяги переменного тока 2х25 кВ. Известно, что потери электроэнергии уменьшается при увеличении уровня напряжения в ЛЭП в квадратичной зависимости.

Если одну и туже мощность передавать, например, при вдвое большем напряжении, то потери электроэнергии уменьшатся в четыре раза. Поднять напряжение в контактной сети не позволяет действующий электроподвижной состав, рассчитанный на номинальное напряжение равное 25 кВ.

Однако если с полевой стороны опор контактной сети подвесить однофазную ЛЭП с номинальным напряжением, например 55 кВ, то можно посредством трансформаторов отбирать через определенные расстояния электроэнергию из этой линии и передавать ее в контактную сеть, преобразуя в энергию с уровнем напряжения 25 кВ. Более того, схема может быть упрощена посредством использования в качестве второго провода такой ЛЭП контактной подвески и заменой трансформаторов автотрансформаторами. Принцип действия такой системы тяги можно проанализировать по схеме, приведенной на рис. 3.24а.

 

 

Рис. 3.24а. Упрощенная схема системы тягового электроснабжения

2х25 кВ

1. Понижающие однофазные трансформаторы; 2. автотрансформаторы, размещенные в межподстанционной зоне; 3. питающий провод; 4. контактный провод; 5. Рельсы

 

Пути совершенствования систем электрической тяги переменного тока. Система электроснабжения на тяговых подстанциях с однофазными трансформаторами и дипольной схемой питания тяговых подстанций.

Более совершенной автотрансформаторной трехпроводной системой является система электрической тяги, приведенная на рис. 3.24а., отличающаяся от системы 2х25 следующими признаками: 1. В качестве силовых приняты трехфазно – двухфазные трансформаторы (трансформаторы Скотта), 2. Соотношение витков секций вторичных обмоток трансформаторов позволяют получать напряжения 25 кВ контактная подвеска - рельс и 110 кВ питающий провод – контактный провод для передачи электроэнергии транзитом к удаленным ЭПС. 3. Коэффициент трансформации автотрансформаторов равен 4, то есть обеспечивается трансформация напряжения 110 кВ контактная сеть питающий провод в напряжение 25 кВ контактная сеть рельсы.

Такая система тягового электроснабжения по сравнению с системой 2Х25 кВ еще в большей степени снизить потери напряжения и энергии в тяговой сети при прочих равных условиях и снизить несимметрию токов и напряжений в питающей сети.

 

 

Покажем сначала, что закладываемая при проектировании мощность трехфазных трансформаторов, превышает мощность, непосредственно расходуемую на тягу поездов. Рассмотрим случай питания тяговых нагрузок от трехфазного двухобмоточного трансформатора.

 

 

 

Рис. 3.25. , - токи нагрузок левого и правого плеч питания соответственно; НВ- нейтральная вставка, предотвращающая короткое замыкание различных фаз, питающих каждая свое плечо

 

Анализируя цепи питания нагрузок на рис. 3.34, можно установить, что нагрузка слева непосредственно получает питание от вторичной обмотки фазы а-x, справа от c-z. Фаза b-y непосредственно нагрузку не питает. Обозначим токи фазы a-x , b-y и c-z . Заметим, что точки над условными обозначениями токов фаз указывают на то, что это комплексные величины – функции времени. Как и со всеми комплексными числами операции с токами следует также выполнять по правилам комплексной арифметики. Выразим токи во вторичных обмотках фаз трансформатора через токи электроподвижных нагрузок правого и левого плеч подстанции. Для этого составим для узлов a, b и с уравнения по закону Кирхгофа:

 

(3.7)

 

Анализ уравнения (7) показывает, что два из них являются взаимно зависимы и поэтому система (7) не определяет искомых токов.

Однако, из основ электротехники известно, что в трехпроводной системе переменного тока геометрическая сумма токов равна нулю

 

. (3.8)

 

Тогда исключив из системы (7) одно из зависимых уравнений заменой его на уравнение (8), получим

 

(3.9)

 

Воспользуемся методом Крамера для решения системы (9). Тогда

 

3;

;

;

.

 

Откуда

 

(3.10)

 

Результат показывает, что токи в обмотках отдельных фаз не равны между собой по модулю при любых соотношениях токов плеч питания. Как же выбрать мощность трехфазного трансформатора, имеющего одинаковые по электрическим параметрам обмотки, для обеспечения электроэнергией заданных нагрузок плеч питания? Очевидно, что если принять эту мощность по меньшей нагрузке, то выбранный трансформатор не обеспечит питание, поскольку в наиболее загруженной фазе ток превысит предельное значение. Следовательно, необходимо выбирать мощность по наиболее загруженной фазе как утроенное ее значение. Найдем эту мощность, определив сначала модуль тока наиболее загруженной фазы. Анализ (3.10) показывает, что наиболее загруженной может быть либо фаза “a” либо фаза “с”. Это зависит от соотношения токов плеч питания. Предположим, что наиболее загруженной является фаза “a”. Тогда в соответствии с теоремой косинусов и на основании векторной диаграммы, приведенной на рис. 3.25 имеем

 

. (3.11)

 

Тогда потребная для тяги поездов мощность трансформатора очевидно будет равна

 

,

 

где U - напряжение на шинах вторичной обмотки тягового трансформатора.

 

Без большой погрешности при расчете мощности можно полагать, что модули напряжений всех фаз трансформатора равны.

Следует обратить внимание, что в двух последних формулах уже нет комплексных величин. Однако формула (3.10) не очень практична при расчетах и ее аппроксимируют (заменяют приближенно) более простым выражением. Ясно, что при этом необходимо обеспечить достаточно тесное приближение значений оригинального выражения и его аналога. Примем в качестве аналога выражение вида:

 

 

Тогда следует потребовать

 

.

 

Или

 

 

Помня о том, что левое плечо наиболее загруженное, запишем два граничных условия:

 

и .

 

Тогда для первого и второго условия будем соответственно иметь

 

; .

 

или

 

Откуда а=2, b=0.65. То есть потребная мощность трансформатора может быть выражена через токи более и менее загруженных плеч питания более простой формулой[1]:

 

. (3.12)

 

Теперь, когда мы имеем формулу для определения трансформаторной мощности, можно вернуться к вопросу о степени использования трансформатора при различных режимах. Рассмотрим первых два возможных режима:

1- нагрузка правого плеча отсутствует,

2 – нагрузки плеч питания равны.

 

Тогда для первого случая мощность, потребляемая в сумме по обоим плечам питания будет равна

 

.

 

Однако формула (12) показывает, что для обеспечения этой мощности потребуется трансформатор с мощностью

 

То есть степень использования трансформатора равна

 

 

Для второго случая мощность, потребляемая тяговыми нагрузками равна

 

 

Потребная же трансформаторная мощность, определяемая формулой (12), составит

 

.

 

Степень использования трансформатора для этого случая равна

 

.

То есть использование трехфазных трансформатора тяговых подстанций со схемой соединения обмоток звезда треугольник лежит в границах 50-75% в зависимости от соотношения нагрузок плеч питания. Для увеличения степени использования трансформаторов тяговых подстанций переменного тока, их выполняют трехобмоточными (см. рис. 3.26)

Рассмотрим вопрос о возможной степени использования трансформатора в этом случае. Пусть мощность нетяговых (районных) нагрузок составляет 50% от мощности тяги, которая имеет равную по плечам питания нагрузку (наиболее благоприятный случай) . Тогда мощность районных нагрузок составит .

 

 

Рис. 3.26. Схема питания тяговых и районных нагрузок от тяговой подстанции с трехфазным трехобмоточным трансформатором

 

Суммарная мощность потребителей . Теперь следует выяснить, по какой формуле рассчитывать потребную мощность трансформатора в этом случае. Очевидно, что она должна быть равна

 

 

поскольку потребная трансформаторная мощность районных нагрузок совпадает с их потребляемой мощностью, вследствие симметричности токов в фазах мощность трансформатора

 

,

 

а степень его использования

.

 

Таким образом, применение трехфазных трансформаторов повышает степень их использования.

Если бы тяга питалась от трехфазного трансформатора со схемой соединения тяговой обмотки в звезду, то неравномерность загрузки фаз была бы еще больше, а величина меньше. Это можно заключить из анализа работы такой схемы, приведенной на рис. П1.4. В этом случае при любом соотношении нагрузок плеч питания одна фаза остается без нагрузки. Можно предложить иной вариант (рис. 3.28), при котором питание тяги осуществляется по схеме, приведенной на рис. П1.5.

Составляя уравнения по первому закону Кирхгофа для узлов a, b и с получим

 

 

Из этих уравнений и векторной диаграммы рис. П1.5 видно, что в случае равенства нагрузок плеч питания по модулю (нагрузки фаз a и b равны Iл=Iп =I), нагрузка фазы с равна . В случае же, когда нагрузка одного из плеч питания отсутствует, одна фаза остается вовсе ненагруженной. То есть и при такой схеме неравномерность загрузки фаз неприемлемая. Кроме того, для последней схемы характерно в большее напряжение на нейтральной вставке, что затрудняет ее эксплуатацию.

 

 

Рис. 3.27. К анализу питания тяговых нагрузок трансформатором с тяговой обмоткой, соединенной в звезду

 

Из этих уравнений видно, что в случае равенства нагрузок плеч питания нагрузка фаз a и c равны, то Iл=Iп =I. Нагрузка фазы b определяются теоремой косинусов и равна . В случае же, когда нагрузка одного из плеч питания отсутствует, одна фаза остается вовсе ненагруженной. То есть и при такой схеме неравномерность загрузки фаз неприемлемая. Кроме того, для последней схемы характерно в большее напряжение на нейтральной вставке, что затрудняет ее эксплуатацию.

 

 

Рис. 3.28. К анализу загрузки фаз при использовании схемы звезда

 

Поэтому схема соединения звезда - звезда не используется для тяговых трансформаторов тяговых подстанций переменного тока.

110 (220) кВ приведет даже при небольших объёмах перевозок к повышенной не­симметрии токов и, следовательно, к несимметричным напряжениям, дополнительным потерям электроэнергии в питающих сетях.

Прямое симметрирование каждой ТП при расстояниях между ТП около 50 км приведет к необходимости сооружения посередине каждой межподстанционной зоны нейтральной вставки.

Наиболее эффективное применение системы электрической тяги с тяговыми подстанциями на однофазных трансформаторах (ОТ) возможно при соблюдении следующих условий:

а) в отличие от традиционной системы тяги 25 кВ резервирование мощности ТП с ОТ должно осуществляться не в границах одной ТП, а смежными однотрансформаторными подстанциями, резервирующими друг друга;

б) для снижения потерь энергии в сетях тягового и внешнего электроснабжения расстояние между ТП по возможности не должно превышать 25…30 км, что обеспечивает создание системы глубокого ввода.

Для реализации поставленных задач система электроснабжения должна формироваться диполями, состоящими каждый из двух одинаково подключаемых к сети внешнего и тягового электроснабжения ТП с одним ОТ на каждой ТП при расстоянии между ТП порядка 25…30 км. Принципиальная схема такой системы тяги приведена на рис. 3.29.

Обе ТП диполя (рис. 3.29) взаимно резервируют друг друга, обеспечивая глубокий ввод энергии на тягу. Симметрирование тяговой нагрузки осуществляется по ЛЭП 110(220 кВ) не по каждой ТП, а по диполям, При этом, как показывает анализ, половина межподстанционных зон работает в раздельном режиме, что исключает на них уравнительные токи, а сами консоли имеют протяженность всего 12…15 км.

 

 

Рис. 3.29. Схема электроснабжения электрической железной дороги на однофазных трансформаторах

 

В реальных условиях трассы дорог и питающих ЛЭП 110 (220) кВ на многих участках электрифицируемых дорог не совпадают друг с другом и тогда расстояние между ТП приходится принимать рав­ным 70…80 км. В этом случае фидерную зону такой протяженности целесообразно питать от ТП с однофазными трансформаторами, собираемыми по схеме открытого треугольника. При этом на ТП устанавливаются два однофазных трансформатора (в общем случае не одинаковой мощности, но на каждую зону смежные ТП присоединяются с помощью однотипных трансформа­торов) и каждый ТП с ОТ имеет возможность автономного отключе­ния при коротких замыканиях в тяговой сети. Выход из строя одного ОТ на одной из смежных ТП означает сохранение в работе второго ОТ и переход зо­ны на режим консольного питания от смежной ТП.

Таким образом, переход на систему электроснабжения на ТП с ОТ и дипольной схемой питания ТП обеспечивает снижение трансформаторной мощ­ности, упрощает и удешевляет ТП, обес­печивает снижение потерь энергии в тяговой сети в 3…4 раза, снижа­ет уравнительные токи в тяговой сети. При питании тяги от однофазных трансформаторов мощность тяги соответствует мощности трансформаторов.

Если применением ОТ на ТП удается решить проблему степени использования трансформаторов, то несимметрия нагрузки и в этом случае сохраняется, вынуждая прибегать к мероприятиям ее снижения. Прежде чем указать пути снижения несимметрии рассмотрим отрицательные ее последствия. Процесс передачи электроэнергии по трехфазным ЛЭП сопровождается наименьшими потерями в случае, если мощности (модули токов) в каждой из фаз равны. Действительно, пусть требуется передача мощности S=Sa+Sb+Sc, равной сумме мощностей отдельных фаз. Выразим мощность фазы “a” через суммарную мощность и мощности двух других фаз

 

Sa=S-Sb-Sc(3.13)

 

Потери мощности в каждой фазе ЛЭП определяются произведением квадрата тока в этой фазе на сопротивление провода фазы. В силу симметричности параметров ЛЭП, сопротивление проводов фаз одинаковы. Положим для простоты сопротивление каждой фазы равным 1. Тогда для определения потерь электроэнергии необходимо найти квадраты токов каждой фазы. Положим, что в самом общем случае эти токи не равны. Выразим квадрат каждого из них через фазную мощность

 

; ; . (3.14)

 

Тогда мощность потерь, очевидно, будет равна

 

(3.15)

 

Или с учетом (14,15)

 

(3.16)

 

Анализ последнего выражения показывает, что отражает параболу с ветвями, направленными вверх. Следовательно, имеется минимум функции для каждого уровня передаваемой мощности S. Из курса математики известно, что этот минимум определяется решением системы уравнений, образованной из уравнений, полученных частным дифференцированием по искомым параметрам и приравниванием этих уравнений нулю.

Система тяги переменного тока 50 кВ. Одной из разновидностей системы тяги переменного тока является система тяги промышленной частоты 50 Гц с напряжением в контактной сети 50 кВ. В этом случае принципиальная схема системы тяги такая же, как и в случае системы тяги 50 Гц 25 кВ. Однако отличительным признаком такой системы является специальный электроподвижной состав, имеющий номинальное напряжение 50 кВ. Поскольку при прочих равных условиях энергия к ЭПС передается вдвое большим напряжением, то потери электроэнергии и напряжения в такой системе заметно ниже, чем в системе электрической тяги 50 Гц 25 кВ. Такие системы эксплуатируются на рудовозных направлениях в США и ЮАР.

Система тяги переменного тока с коаксиальным кабелем. Система электроснабжения на переменном токе характеризуется проявлением значительной индуктивности воздушных линий, в том числе и тяговой сети. Это приводит к заметным потерям напряжения от подстанций до электроподвижного состава. Уровень напряжения снижается и в ряде случаев не обеспечивает соблюдение требований нормативных документов, регламентирующих уровень напряжения на токоприемниках электроподвижного состава дорог переменного тока не менее 21 кВ (в исключительных случаях - 19 кВ). Этому показателю уделяется большое внимание, поскольку уровень напряжения определяет пропускную способность электрических железных дорог. Однако если вместо воздушной линию выполнить кабельной, то потери напряжения могут быть снижены. Система с использованием в качестве усиления коаксиальный кабель приведена на рис. 40. Меньшие потери напряжения при такой системе обусловлены тем, что кабель обладает значительно большей зарядной емкостью, компенсирующей индуктивную мощность. Если кабель с центральной проводящей жилой и проводящей оболочкой, изолированной от центральной жилы (так называемый коаксиальный кабель), подвесить на опорах контактной сети, то можно передавать, при прочих равных условиях, энергию с меньшими потерями напряжения и мощности. Но в этом случае встает вопрос отбора мощности из кабеля к ЭПС. Для его решения через определенные расстояния через специальные муфты мощность отбирается из кабеля и отпайками передается в контактную сеть. При этом контактная сеть может быть выполнена без привлечения дефицитной меди, а из бронзы, поскольку в этом случае она не является централизованным поставщиком энергии, а передает мощность лишь ограниченному числу ЭПС.

 

Рис. 3.30. Система электроснабжения переменного тока с коаксиальным кабелем

 

Недостатком этой системы является сложность сооружения достаточно частых устройств отбора мощности (муфт).

Рассмотренная система характеризуется малым электромагнитным влиянием на смежные электрические линии, которые могут иметь место вдоль железной дороги, вследствие уравновешенности магнитных полей “прямого” и “обратного” токов.

Система тяги переменного тока с использованием экранирующих проводов. Значительно проще реализовать систему электрической тяги с тяговой сетью малого индуктивного сопротивления при помощи так называемых экранирующих проводов.

 

Рис. 3.31 а). Система тягового электроснабжения с усиливающим и экранирующим проводом

 

 

Рис. 3.31 б). Схема размещения проводов системы тягового электроснабжения с усиливающим и экранирующим проводом

 

Идея такой системы заключается в том, что стараются ток, возвращающийся от ЭПС к подстанции, пропускать не по рельсам, а по специальному (экранирующему) проводу, который в этом случае соединяется с рельсами через строго определенные расстояния. При этом экранирующий провод располагают как можно ближе к контактной подвеске. Это способствует уменьшению индуктивного сопротивления, поскольку магнитное поле контактной подвески максимально компенсируется магнитным полем экранирующего провода, ток в котором протекает в противоположном направлении. Схема системы тяги с экранирующим усиливающим (УЭП) проводом приведена на рис. 3.31. Вторым преимуществом этой системы является также как и в случае системы с коаксиальным кабелем малое электромагнитное влияние на смежные электрические линии.

Разработанная в РГУПСс (РИИЖТс) совместно с Северо-Кавказской железной дорогой в 1975 году эта система в дальнейшем была усовершенствована сотрудниками ВНИИЖТа, МИИТа, Трансэлектропроекта. В 1990 году было оборудовано 560 км на Северо-Кавказской и на Горьковской железных дорогах. Опыт эксплуатации подтверждает достоинства системы. Особенно велика эффективность системы ЭУП для высокоскоростных магистралей. С начала 90-х годов такая система стала использоваться за рубежом (Германия, Испания). Особенно интенсивно она внедряется в Германии на линиях Ганновер-Вюрцбург и Мангейм-Штутгарт с высокоскоростными экспрессами IСЕ.

Система (УЭП) для железных дорог России выгодна не только применительно к скоростным пассажирским магистралям (Санкт-Петербург-Москва и др.), но и как энергосберегающая - на железных дорогах с грузовым движением.

Контрольные вопросы

1. Привести и дать пояснение к схемам питания тяговой сети однофазного тока с помощью трехфазного трансформатора, соединенного по схеме .

2. Как обозначают «начало» и «конец» обмоток согласно действующему стандарту?

3. Привести и дать пояснение к схемам питания тяговой сети однофазного тока с помощью однофазного трансформатора.

4. Укажите формулу суммарная мощность потребителей.

5. Привести и дать пояснение к схемам системы тягового электроснабжения переменного тока 25 кВ.

 

Литература

1.Электроснабжение электрифицированных железных дорог. Марквард К.Г. М.Транспорт.1986 г.

2. Электроснабжение электрифицированных дорог. Мамошин Р.Р., Зимакова А.Н. М.Транспорт.1989 г.

3. Методические указания к курсовому проекту по дисциплине «Электроснабжение электрифицированных дорог». Жармагамбетова М.С. Алматы, 2012.

4. Методические указания к практическим занятиям по дисциплине «Электроснабжение электрифицированных дорог». Жармагамбетова М.С. Алматы, 2013.


 




Поделиться с друзьями:


Дата добавления: 2015-05-26; Просмотров: 4044; Нарушение авторских прав?; Мы поможем в написании вашей работы!


Нам важно ваше мнение! Был ли полезен опубликованный материал? Да | Нет



studopedia.su - Студопедия (2013 - 2025) год. Все материалы представленные на сайте исключительно с целью ознакомления читателями и не преследуют коммерческих целей или нарушение авторских прав! Последнее добавление




Генерация страницы за: 0.009 сек.