Студопедия

КАТЕГОРИИ:


Архитектура-(3434)Астрономия-(809)Биология-(7483)Биотехнологии-(1457)Военное дело-(14632)Высокие технологии-(1363)География-(913)Геология-(1438)Государство-(451)Демография-(1065)Дом-(47672)Журналистика и СМИ-(912)Изобретательство-(14524)Иностранные языки-(4268)Информатика-(17799)Искусство-(1338)История-(13644)Компьютеры-(11121)Косметика-(55)Кулинария-(373)Культура-(8427)Лингвистика-(374)Литература-(1642)Маркетинг-(23702)Математика-(16968)Машиностроение-(1700)Медицина-(12668)Менеджмент-(24684)Механика-(15423)Науковедение-(506)Образование-(11852)Охрана труда-(3308)Педагогика-(5571)Полиграфия-(1312)Политика-(7869)Право-(5454)Приборостроение-(1369)Программирование-(2801)Производство-(97182)Промышленность-(8706)Психология-(18388)Религия-(3217)Связь-(10668)Сельское хозяйство-(299)Социология-(6455)Спорт-(42831)Строительство-(4793)Торговля-(5050)Транспорт-(2929)Туризм-(1568)Физика-(3942)Философия-(17015)Финансы-(26596)Химия-(22929)Экология-(12095)Экономика-(9961)Электроника-(8441)Электротехника-(4623)Энергетика-(12629)Юриспруденция-(1492)Ядерная техника-(1748)

Хромирование. Хромирование применяют для восстановления изношенных по­верхностей деталей — нанесения защитно-декоративного покры­тия, повышения износостойкости поверхностей

Хромирование применяют для восстановления изношенных по­верхностей деталей — нанесения защитно-декоративного покры­тия, повышения износостойкости поверхностей деталей и т.д. Элек­тролитом при хромировании служит раствор хромового ангидри­да, к которому добавляется химически чистая серная кислота.

В зависимости от концентрации хромового ангидрида элект­ролиты делят на три группы: низкой (140—150 г/л), средней (230— 250 г/л) и высокой (350—500 г/л) концентрации. При восстановле­нии деталей можно рекомендовать электролит двух составов:

а) хромового ангидрида 150 г/л, серной кислоты 1,5 г/л;

б) хромового ангидрида 250 г/л, серной кислоты 2,5 г/л.
Процесс хромирования заключается в следующем.

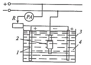
В ванну, наполненную указанным раствором, опускают деталь и свинцовую пластину (рис.64). К детали (катоду) и пластине (аноду) присоединяют источник постоянного тока. При пропуска­нии электрического тока на поверхности детали ровным слоем осаждается хром. Время хромирования определяют по формуле:

, (85)

где Т — время хромирования, ч; h — толщина слоя, мм; — плот­ность хрома; с — химический эквивалент хрома (0,324); D — плот­ность тока, А/дм2; — выход по току, %.

Рис. 64. Схема установки для электролитического осаждения металла: 1 — анод; 2 — катод (деталь); 3 — ванна; 4 — электролит

 

Большое влияние на процесс хромирования и качество осадка оказывают плотность тока и температура электролита ванны. Из­меняя эти параметры, получают блестящий, молочный и матовый осадки. Блестящие осадки получаются при средних плотностях тока (30—50 А/дм2) и 45—60 °С. Для них характерны достаточные твердость и вязкость. Осадки молочного цвета получаются при низких плотностях тока (20—30 А/дм2) и 60—65° С. Они относи­тельно мягкие и вязкие.

Матовые осадки получаются при высоких плотностях тока (50—70 А/дм2 и выше) и 30—50 °С. Матовым осадками свойствен­ны высокая твердость и хрупкость. В табл.25 приведены данные о влиянии режимов хромирования на вид осадка хрома. В зависимости от условий работы деталей выбирают осадок с тре­буемыми свойствами; например, для изнашиваемых деталей, ра­ботающих при небольших удельных нагрузках (до 0,5 МПа), сле­дует рекомендовать блестящие осадки, а при больших контактных давлениях и знакопеременных нагрузках — молочные осадки. Наиболее высокие физико-механические свойства хромового по­крытия достигаются при толщине слоя h < 0,25 мм.

 

Табл.25. Влияние режимов хромирования на вид и свойства элект­ролитического осадка

Если деталь работает при статических удельных нагрузках q 800 МПа, рекомендуется толщина слоя h — ОД 1 ±0,13 мм и мато­во-блестящий цвет покрытия. При динамических удельных на­грузках q 50 МПа толщина слоя должна быть h = 0,05—0,11 мм, а при q 200 МПа, а при повышенных температурах рекомендует­ся толщина слоя h = 0,03—0,05 мм. В последнем случае применя­ется покрытие молочное и молочно-блестящее.

Поверхности восстанавливаемых деталей, подвергаемые хроми­рованию, в основном можно свести к двум группам: поверхности трения и неподвижных соединений. Поверхности деталей, работа­ющих на трении при различных удельных давлениях и окружных скоростях, должны обладать высокой износостойкостью, что дос­тигается применением блестящих или молочно-блестящих покры­тий. Толщина слоя хрома для различных деталек, работающих на трении, может быть 0,03—0,3 мм. На детали, работающие без пере­мещения рабочих поверхностей взаимосопряженных пар (шейки валов под обоймы шарико- и роликоподшипников и др.), рекомен­дуется наносить покрытия блестящего вида, а режим электролиза должен обеспечивать высокую скорость наращивания осадков хро­ма, т.е. плотность тока должна быть 45—50 А/дм2, а температура электролита — 50 °С. При хромировании изношенных деталей, ра­ботающих с различной плотностью, лучшие результаты дают электролиты следующего состава: Сг2О3 150 г/л; H2S04 1,5 г/л. Ис­точником тока для гальванического процесса является низковоль­тный агрегат постоянного тока, который обеспечивает большую силу тока и низкое напряжение. Для хромирования деталей при­меняют ванны, изготовленные из листовой стали толщиной 3— 4 мм. Ванна представляет собой два сварных бака, вставленных один в другой. Внутреннюю поверхность ванны (внутреннего бака) облицовывают кислотостойким материалом — виниплас­том или рольным свинцом толщиной 3 мм. Наружный бак служит кожухом водяной рубашки, предназначенной для регулирования температуры электролита. Воду подогревают паром, пропускае­мым через расположенный на дне кожуха змеевик, или при помо­щи электронагревателей. На бортах ванны на специальных изоля­торах крепятся анодные и катодные продольные штанги (латун­ные стержни). Ванны оборудованы бортовыми отсосами.

Технологический процесс восстановления включает нижесле­дующие операции.

1. Шлифование. Цель шлифования — устранить неравномер­ную выработку поверхности деталей.

2. Электролитическое обезжиривание или промывка. Применя­ется катодное электролитическое обезжиривание в электролите, состоящем из 50—100 г едкого натра или едкого калия и 1 л воды. Температура электролита 70—80 °С. Плотность тока 3—10 А/дм2. Химическое обезжиривание проводят в растворе: едкий натр (или едкое кали) 50—100 г/л, мыло и жидкое стекло 2—3 г/л. Темпера­тура раствора 70—80 °С.

3. Промывка в горячей воде для удаления щелочи.

4. Изолирование мест, которые не подлежат хромированию, цапон-лаком, листовым целлулоидом или полихлорвиниловым пластиком.

5. Электролитическое обезжиривание для удаления с поверхно­сти детали мелких частиц грязи.

6. Промывка в горячей и холодной воде.

7. Декапирование. Для получения прочных хромовых отложе­ний детали подвергают легкому протравливанию (декапирова­нию). Декапирование может быть химическим и анодным. Хими­ческое декапирование можно проводить в 5—7 %-м растворе серной кислоты. Анодное декапирование выполняют непосредствен­но в хромовой ванне или в специально установленной ванне при анодной плотности тока 5—10 А/дм2 с температурой электролита 50—60 °С. Продолжительность процесса 0,5—1 мин.

8. Хромирование в ванне указанного ранее состава при соот­ветствующем режиме работы.

9. Шлифование деталей.

Пористое хромирование. Пористым хромированием называет­ся слой хрома, на поверхности которого имеется большое количе­ство пор и каналов. В порах удерживается смазка, что улучшает притирку трущихся поверхностей. Различают два вида поверхно­стей пористости: канальчатую и точечную. Процесс пористого хромирования состоит из тех же операций, что и гладкое хроми­рование, но для получения пористого хромирования поверхность подвергают анодной обработке. При анодной обработке хромо­вого покрытия (обычно блестящих осадков) путем реверсирова­ния тока происходит растворение хрома и проникновение его в глубину осажденного слоя, вследствие чего имеющиеся микроско­пические каналы и трещины быстро развиваются, образуя в верх­нем слое хромового покрытия систему пор глубиной в несколько сотых миллиметра. Анодная обработка хромовых покрытий умень­шает остаточные напряжения в слое хрома, вследствие чего его эк­сплуатационная работоспособность возрастает. Для получения хрома с пористостью канальчатого вида применяют: состав элект­ролита — 250 г/л Сг20з; режим хромирования — DK - 50 А/дм2, тем­пература — 58—60 °С; режим анодного травления — Da - 40 А/дм2. температура — 58—60 °С, = 6 + 8 мин. Для получения пористости точечного вида хрома применяют: состав электролита — 250 г/л Сг2Оз и 2,5 г/л H2S04, режим хромирования — DK = 45 А/дм2, темпе­ратура — 50 °С, режим анодного травления — Da = 40 А/дм2, тем­пература — 50 °С, = 10 + 12 мин. Для пористого хромирования толщина хромового осадка должна быть не менее 0,1 мм, в про­тивном случае поры дойдут до основного металла, что значитель­но ухудшит свойство покрытия.

Размерное хромирование. Размерным хромированием называ­ется точное равномерное покрытие хромом без последующей до­водки. Преимуществом размерного хромирования является то, что слой хрома наносится такой толщины, которая на несколько микрон превышает предельный размер износа. Подвергать раз­мерному хромированию деталь большой толщины затруднитель­но, поэтому для большинства деталей толщина размерного осаждения хрома не превышает 25—35 мкм на диаметр. Состав ванны для размерного хромирования такой же, как и для твердого хро­мирования: 150 г/л хромового ангидрида, 1,5 г/л серной кислоты, 1 л воды. Температура электролита — 55 °С (отклонение темпера­туры допускается не более ±1 °С), плотность тока — 40—45 А/дм2, расстояние между анодом и катодом должно быть не менее 10 мм.

<== предыдущая лекция | следующая лекция ==>
Подготовка поверхности к нанесению покрытий | Железнение
Поделиться с друзьями:


Дата добавления: 2014-01-07; Просмотров: 1874; Нарушение авторских прав?; Мы поможем в написании вашей работы!


Нам важно ваше мнение! Был ли полезен опубликованный материал? Да | Нет



studopedia.su - Студопедия (2013 - 2025) год. Все материалы представленные на сайте исключительно с целью ознакомления читателями и не преследуют коммерческих целей или нарушение авторских прав! Последнее добавление




Генерация страницы за: 0.012 сек.