Студопедия

КАТЕГОРИИ:


Архитектура-(3434)Астрономия-(809)Биология-(7483)Биотехнологии-(1457)Военное дело-(14632)Высокие технологии-(1363)География-(913)Геология-(1438)Государство-(451)Демография-(1065)Дом-(47672)Журналистика и СМИ-(912)Изобретательство-(14524)Иностранные языки-(4268)Информатика-(17799)Искусство-(1338)История-(13644)Компьютеры-(11121)Косметика-(55)Кулинария-(373)Культура-(8427)Лингвистика-(374)Литература-(1642)Маркетинг-(23702)Математика-(16968)Машиностроение-(1700)Медицина-(12668)Менеджмент-(24684)Механика-(15423)Науковедение-(506)Образование-(11852)Охрана труда-(3308)Педагогика-(5571)Полиграфия-(1312)Политика-(7869)Право-(5454)Приборостроение-(1369)Программирование-(2801)Производство-(97182)Промышленность-(8706)Психология-(18388)Религия-(3217)Связь-(10668)Сельское хозяйство-(299)Социология-(6455)Спорт-(42831)Строительство-(4793)Торговля-(5050)Транспорт-(2929)Туризм-(1568)Физика-(3942)Философия-(17015)Финансы-(26596)Химия-(22929)Экология-(12095)Экономика-(9961)Электроника-(8441)Электротехника-(4623)Энергетика-(12629)Юриспруденция-(1492)Ядерная техника-(1748)

Технологические схемы околоствольных дворов




Общие сведения и классификация

Технико-экономическая оценка вариантов вскрытия

Конструирование вариантов вскрытия

Общие положения

Для вскрытия шахтного поля могут быть применены различные способы, каждый из которых обладает определенными достоинствами и недостатками. Из возможных способов вскрытия необходимо выбрать наиболее рациональный, что производится методом технико-экономи­ческого сравнения вариантов или, кратко, методом вариантов.

Сущность метода вариантов при выборе способа вскрытия заключается в том, что для конкретного месторождения намечается несколько возможных вариантов вскрытия, которые в данных горно-геоло­ги­ческих условиях являются наиболее предпочтительными. Далее по всем вариантам определяются капитальные и эксплуатационные затраты на весь срок службы шахты или, если месторождение имеет большие запасы и размеры, на срок существования его отдельных частей. Затем производится технико-экономическая оценка вариантов. При этом необходимо соблюдение следующих условий:

– равная производственная мощность шахты;

– одинаковые размеры и запасы рассматриваемой части шахтного поля;

– соблюдение безопасности горных работ;

– к окончательному сравнению принимать только отличающиеся расходы (при расчете номинальной стоимости варианта учету подлежат все расходы, связанные со способом вскрытия, в полном объеме).

Решение задачи выбора рационального способа вскрытия шахтного поля необходимо вести в следующем порядке:

1) сконструировать технически целесообразные для заданных условий варианты вскрытия;

2) определить для каждого варианта наивыгоднейшие параметры, включая количество вскрывающих выработок, площади их поперечного сечения, вид крепи, транспорт по ним, оптимальную высоту выемочной ступени, горизонта и др.;

3) по каждому объекту варианта вскрытия определить номинальные расходы на его сооружение и эксплуатацию, а также годы начала и окончания сооружения и эксплуатации объекта;

4) на основании экономического сравнения принять наивыгоднейший вариант вскрытия.

Весь процесс решения задачи конструирования вариантов вскрытия можно разделить на шесть этапов. На первом этапе вычерчиваются в масштабе геологический разрез и гипсометрический план участка. На втором этапе наносят границы шахтного поля на разрезе и плане. На третьем — производят деление шахтного поля на этажи (ярусы). При погоризонтной подготовке, естественно, такого деления нет. На четвертом этапе осуществляют разделение шахтного поля по падению на выемочные горизонты, т. е. решают вопрос о возможности применения одно– или многогоризонтного вскрытия. На пятом этапе производят выбор возможных способов вскрытия шахтного поля — наклонными или вертикальными стволами, штольнями или комбинацией выработок. На шестом — производят выбор способа вскрытия отдельных пластов — горизонтальными или наклонными квершлагами, гезенками (слепыми стволами) или комбинацией выработок. При выборе вариантов надо ориентироваться на соответствие данных горно-геологических и горнотехнических условий условиям применения этих способов вскрытия, указанных в главах 3–7.

Последовательность конструирования приемлемых вариантов вскрытия рассмотрим на примере для следующих условий: число разрабатываемых пластов n =3; расстояние между пластами m 1 и m 2 — 60 м, m 2 и m 3 — 100 м; угол падения пластов a =20°. Начальная глубина работ Н о=50 м. Размеры шахтного поля: по простиранию S =6200 м, по падению Н =3000 м. Подготовка шахтного поля панельная; количество панелей по простиранию n п=2[12]; наклонная высота яруса Н яр=250 м. Промышленные запасы шахтного поля Z п=65 млн. т. Производственная мощность шахты A ш.г=1,5 млн. т в год. Категория шахты по газу — II.

Ход решения задачи иллюстрируется рис. 10.1 и выполняется в соответствии с вышеизложенной методикой в такой последовательности.

1) Вычерчиваем в масштабе геологический разрез месторождения и его гипсометрический план (а).

2) Наносим на разрезе и плане границы шахтного поля (б).

3) Производим деление шахтного поля на ярусы (в).

4) Решаем вопрос о разделении шахтного поля по падению на выемочные ступени и горизонты.

Рисунок 10.1 – Последовательность конструирования вариантов вскрытия шахтного поля

Для заданных условий приемлемы:

– одногоризонтная схема вскрытия (г) с бремсберговой и уклонной ступенями по шесть ярусов в каждой и высотой Н в.с=1500 м, что технически допустимо;

– многогоризонтная с бремсберговыми выемочными ступенями и последней уклонной (д).

5) Выбираем возможные способы вскрытия шахтного поля.

При одногоризонтном вскрытии (г) и заданных условиях применимы следующие способы вскрытия:

– вертикальными стволами и капитальным квершлагом (вариант г, 1);

– наклонными главным и вертикальным вспомогательным стволами (вариант г, 2). Бремсберговые ступени в обоих вариантах проветриваются через вентиляционные шурфы, уклонная в варианте г, 1 — через главный вертикальный ствол.

При многогоризонтном вскрытии (д) приемлем лишь один вариант вскрытия — вертикальными стволами и погоризонтными квершлагами (вариант д, 1).

Произведем анализ отобранных способов вскрытия по их технической целесообразности.

Способы г, 1 и д, 1 являются классическими и наиболее часто встречающимися на практике. Условия их применения соответствуют условиям данного примера и их оставляем в качестве вариантов для последующего экономического сравнения.

Способ г, 2 встречается сравнительно редко и в основном при боль­шой производственной мощности шахты, когда выдача угля скиповыми подъемами встречает ряд трудностей. В нашем же случае мощность шахты невелика. Кроме того, большая длина наклонного ствола (свыше 1600 м), необходимость сооружения поверхностного комплекса для приема угля вдали от основной промплощадки и проведения вентиляционного ствола для проветривания уклонного поля обусловливают нецелесообразность применения этого варианта, и его следует исключить из дальнейшего рассмотрения.

Дополнительными вскрывающими выработками в варианте г, 1 будут капитальный квершлаг, а в варианте д, 1 — погоризонтные квершлаги.

После выбора целесообразных в техническом отношении вариантов вскрытия по каждому из них формируют однородные виды непрерывных и равномерных работ и затрат, выделяя три класса:

1) очереди капитальных вложений;

2) виды эксплуатационных расходов;

3) очереди амортизационных отчислений.

В ходе этих действий следует учитывать, что число очередей капитальных вложений и число очередей амортизационных отчислений совпадают, а сумма номинальных амортизационных отчислений равна сумме номинальных капитальных вложений.

Критерий оценки варианта вскрытия представляет собой сумму приведенных капитальных вложений и эксплуатационных затрат, уменьшенную на величину приведенных амортизационных отчислений

P = Kпр + Эпр – Qпр, (10.1)

где Кпр – приведенная к началу капиталовложений их сумма по варианту вскрытия, млн. грн; Qпр – приведенная к началу капиталовложений сумма амортизационных отчислений по варианту вскрытия, млн. грн;
Эпр – приведенная к началу капиталовложений сумма эксплуатационных расходов по варианту вскрытия, млн. грн., на:

– проведение выработок за счет эксплуатационных расходов;

– поддержание выработок;

– подземный транспорт грузов;

– спуск–подъем грузов по стволам;

– проветривание шахты;

– водоотлив.

Экономически выгодным считается вариант с наименьшими значениями критерия Р.

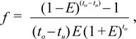
Приведенные к началу капиталовложений стоимости затрат определяют по формуле

Спр = Сном× f, (10.2)

где С пр – приведенная стоимость, млн. грн; С ном – номинальная стоимость, млн. грн; f – коэффициент приведения

(10.3)

Е – норма доходности по инвестициям. Устанавливается равной текущей норме годовых процентов, выплачиваемых банками по депозитным вкладам валютных средств: Е = 0,05..0,20; t н и t о – год соответственно начала и окончания рассматриваемых затрат (от начала капиталовложений).

Техника сравнения вариантов вскрытия иллюстрируется представленным в табл. 10.1 примером оценки двух вариантов (“А” и “Б”), выполненным при Е = 0,1.

Сравнение вариантов проведено по сумме разнящихся затрат: одинаковые суммы одноименных затрат в обоих вариантах исключены.

Проведенное сравнение показывает, что более выгодным является вариант “Б”, в котором значение критерия оценки Р = 1,88 млн. грн. При этом обеспечивается сравнительный экономический эффект в размере

2,24 – 1,88 = 0,36 млн. грн.

или 100 (0,36 / 1,88) = 19,1%.

С учетом погрешности стоимостных параметров, положенных в основу расчета номинальных стоимостей, следует рассматривать как равноценные любые два варианта, относительная разность которых находится в диапазоне ±10%. Среди равноценных вариантов предпочтение отдают варианту с более ранним сроком начала эксплуатации шахты. Как следует из табл. 10.1, по всей совокупности перечисленных правил выбора эффективного варианта таковым в рассмотренном примере является вариант “Б”.

Если варианты вскрытия предусматривают различный уровень потерь угля, то для объективного их сравнения необходимо перейти к удельному значению критерия

Руд = Р / Z, (10.4)

где Z – промышленные запасы угля в шахтном поле по варианту, млн. т.

Таблица 10.1 – Технико-экономическое сравнение вариантов

 


Вопросы для самоконтроля

1. Изложите сущность метода вариантов при выборе рационального способа вскрытия шахтного поля.

2. Изложите последовательность решения задачи при выборе способа вскрытия шахтного поля.

3. По какому критерию производится оценка вариантов вскрытия? Написать его в буквенном виде.

4. Какие затраты относятся к капитальным и какие к эксплуатационным?

5. Как подразделяются капитальные затраты по времени их вложения и зачем необходимо такое подразделение?

6. Как следует поступать, если по одному из сравниваемых вариантов вскрытия достигается более быстрый ввод шахты в эксплуатацию?

7. Напишите формулу для определения удельных приведенных затрат по варианту вскрытия.

 


Глава 11. ОКОЛОСТВОЛЬНЫЕ ДВОРЫ

Околоствольным двором называется комплекс выработок, расположенных у стволов, соединяющих их с главными выработками горизонта и предназначенных для обслуживания горных работ на горизонте в соответствии с назначением стволов, а именно: приема угля и породы и перегруза их на транспортные средства стволов; приема и выдачи оборудования, материалов, людей; водоотлива, вентиляции и др.

Многообразие функций околоствольных дворов вызывает необходимость иметь в его комплексе, кроме транспортных выработок, целый ряд камер различного производственного назначения.

Объёмы современных околоствольных дворов достигают нескольких десятков тысяч кубических метров в свету крепи. Располагаются они в устойчивых боковых породах и крепятся, как правило, монолитным бетоном, а в местах со слабыми породами и при большой глубине разработки — железобетоном.

Основные требования, предъявляемые к околоствольным дворам:

– обеспечение необходимой пропускной способности для обслуживаемого горизонта;

– минимальный штат трудящихся по их обслуживанию;

– минимальный объём выработок и камер и минимальная стоимость их сооружения;

– простота схемы движения составов во дворах и отсутствие встречных движений;

– обеспечение безопасности работ.

На выбор технологической схемы околоствольного двора влияют следующие факторы:

– тип стволов и их количество;

– тип подъёмных средств по стволам;

– вид транспорта в околоствольном дворе;

– принцип движения и схема движения составов в околоствольном дворе;

– схема вскрытия шахтного поля;

– расположение ветвей околоствольного двора относительно главной примыкающей выработки.

Рисунок 11.1 – Классификация околоствольных дворов

Упрощенная классификация ОД приведена на рис. 11.1.

По типу стволов, вскрывающих шахтное поле, различают околоствольные дворы при вертикальных стволах и при наклонных стволах.

В зависимости от количества вертикальных стволов, располагаемых в околоствольном дворе, различают дворы при одном, двух и трёх стволах.

В зависимости от типа подъёмных сосудов в стволах бывают клетевые и скипо-клетевые околоствольные дворы. В настоящее время, как правило, проектируются скипо-клетевые дворы с выдачей угля и породы в скипах и выполнением вспомогательных операций клетевыми стволами. При блочных сдвоенных стволах могут быть клетевые околоствольные дворы.

По виду транспорта в околоствольном дворе последние подразделяются на три типа: околоствольные дворы с локомотивным, конвейерным и гидравлическим транспортом.

По принципу движения составов различают околоствольные дворы с непоточным движением составов и с поточным, что определяется типом шахтных вагонеток. При вагонетках с глухим кузовом типа ВГ разгрузка их производится в круговых опрокидывателях отдельно для угля и породы. В этом случае требуется иметь две самостоятельные ветви в околоствольном дворе — угольную и породную, а, следовательно, необходимо производить расцепку вагонеток в составе для направления в соответствующие ветви и при этом осуществлять маневровые операции с составом, что и характеризует непоточный принцип его движения.

При вагонетках с донной разгрузкой типа ВД разгрузка их производится над ямой автоматически без остановки движения состава (на ходу), что и предопределяет поточный принцип их движения. Причем, имеется только одна грузовая ветвь: вагонетки с углем разгружаются на ходу над угольной ямой, а с породой — над породной.

В зависимости от схемы движения составов различают околоствольные дворы с круговым движением и челноковым. Околоствольные дворы с круговым движением составов (как с поточным, так непоточным движением) могут быть с двусторонним поступлением грузов (с двух крыльев) и с односторонним. В последнем случае такой околоствольный двор принято называть петлевым.

Околоствольные дворы с непоточным челноковым движением также могут быть односторонние и двусторонние. В первом случае они называются тупиковыми. Понятно, что одностороннее или двустороннее поступление грузов в околоствольный двор определяется в основном схемой вскрытия. В зависимости от расположения грузовых ветвей относительно главной транспортной выработки, к которой они примыкают, различают околоствольные дворы параллельные, перпендикулярные и диагональные. В свою очередь расположение ветвей околоствольного двора определяется ориентировкой осей подъемов (главным образом клетевого) на поверхности.

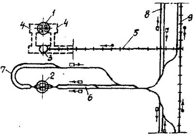
На рис. 11.2–11.4 представлены технологические схемы околоствольных дворов с непоточным движением составов. На примере кругового околоствольного двора (рис. 11.2, а) рассмотрим схемы маневровых операций с гружёными и порожними вагонетками. Возьмем самый сложный случай, когда состав смешанный, т. е. в нём имеются вагонетки с углем, породой и материалами.

Поезд, прибывающий с грузом с правого крыла, проходит по нижнему пути выработки 13, устанавливает состав на верхнем пути разминовки 3, а затем заталкивает его задним ходом на соответствующие ветви, последовательно отцепляя вагонетки с углем, породой, материалами и производя необходимые маневры, заталкивает их на соответствующие ветви околоствольного двора 4, 7 и 10. Согласно ПБ (§321) скорость движения при заталкивании грузов не должна превышать 2 м/с.

Рисунок 11.2 – Технологические схемы околоствольных дворов с круговым движением составов:

а – круговой: б – петлевой

1 – скиповый ствол; 2 – клетевой ствол; 3 – разминовка; 4 – грузовая угольная ветвь скипового ствола; 5 – угольный опрокидыватель; 6 – порожняковая угольная ветвь скипового ствола; 7 – грузовая породная ветвь скипового ствола; 8 – породный опрокидыватель; 9 – порожняковая породная ветвь скипового ствола; 10 – входная ветвь клетевого ствола; 11 – выходная ветвь клетевого ствола; 12 – обходная выработка; 13 – главная примыкающая выработка околоствольного двора; 14 – обгонный путь

Затолкнув вагонетки по соответствующим ветвям, электровоз возвращается на главную примыкающую выработку 13 и по верхнему пути её, а затем по обходной выработке 12 направляется на порожняковые ветви 6 и 9 скипового ствола или в выходную ветвь 11 клетевого ствола за порожняком или материалами. Взяв последние, электровоз отправляется, пользуясь закруглением, на рабочие участки правого или левого крыла шахты.

Поезд, прибывающий с левого крыла по верхнему пути, останавливается на разминовке 3, электровоз отцепляется от состава, через стрелки заходит в его хвост, прицепляется к составу и выполняет операции в порядке, описанном выше.

В рассмотренной схеме околоствольного двора (а) имеется тот недостаток, что возможны встречные движения электровозов на обходной выработке. Чтобы избежать этого, один из электровозов вынужден простаивать в ожидании, пока другой электровоз осуществляет прицепку вагонеток на порожняковых ветвях, а это увеличивает время пребывания электровоза в околоствольном дворе и, в конечном счете, снижает пропускную способность его. Для устранения этого недостатка в одной из ветвей скипового ствола устраивается второй, обгонный путь[13], по которому электровоз по завершении маневровых операций, переходит на порожняковые ветви околоствольного двора, устраняя встречные движения.

В околоствольном дворе петлевого типа (рис. 11.2, б) поезд, прибывающий из рабочих участков (одностороннее поступление грузов) по нижнему пути, останавливается на разминовке 3. Электровоз, отцепившись, заходит в хвост состава и заталкивает вагонетки по соответствующим ветвям, а затем по обгонному пути 14 выходит на порожняковую сторону двора и по обходной выработке и главной примыкающей отправляется на участки.

Преимущества круговых и петлевых околоствольных дворов:

– сравнительно простая схема движения составов;

– высокая пропускная способность по сравнению с околоствольными дворами с челноковым движением составов;

– простая привязка к примыкающим выработкам различного вида (квершлаг, штрек).

Недостатки:

– большое число закруглений пути и криволинейных выработок, а отсюда более сложное проведение и эксплуатация их;

– недостаточное использование главной примыкающей выработки. Однако при параллельных околоствольных дворах этот недостаток смягчается.

Применяются на шахтах, использующих вагонетки с глухим кузовом.

Схема маневров в околоствольном дворе челнокового типа (рис. 11.3, а) следующая.

Состав, прибывающий с правого крыла по нижнему пути выработки 13, останавливается на разминовке 3 и задним ходом заталкивает вагонетки по ветвям 4, 7 и 10. Затем электровоз переходит на порожняковую сторону околоствольного двора, забирает порожние вагонетки и с материалами и уходит на участки правого крыла по верхнему пути выработки 13. Если необходимо направить состав на левое крыло, то электровоз вывозит партию на порожняковую разминовку 3', отцепляется от состава, переходит через стрелки на другую сторону состава, прицепляется к нему и уходит по нижнему пути на левое крыло.

Рисунок 11.3 – Технологические схемы околоствольных дворов: а – челнокового; б – тупикового 3' – разминовка на порожняковом пути; остальные позиции те же, что и на рис. 11.2

Если грузы в околоствольный двор прибывают с левого крыла, то состав устанавливается на разминовке 3, электровоз заходит в хвост состава и заталкивает вагонетки по ветвям. Дальше манёвры производятся описанными выше способами.

Достоинства челнокового околоствольного двора:

– прямолинейность выработок;

– меньшее количество узлов сопряжений;

– максимальное использование главной примыкающей выработки.

Недостатки: основной — сложность манёвров и, как следствие, меньшая пропускная способность.

Условия применения:

– шахты, небольшой производственной мощности (в основном старые);

– при двустороннем поступлении грузов в околоствольный двор;

– при значительной длине примыкающей выработки и параллельном расположении грузовых ветвей околоствольного двора.

У тупиковых околоствольных дворов (рис. 11.3, б) схема манёвров такая же, как и челноковых, с той лишь особенностью, что грузы поступают только с одного крыла, что упрощает маневры, а, следовательно, обеспечивается более высокая пропускная способность двора.

Недостатками тупиковых дворов являются:

– наличие тупиковой выработки, для проветривания которой требуется проведение вентиляционной сбойки к скиповому стволу. Однако этот недостаток может смягчаться, если вблизи имеется какая либо вентиляционная выработка, например, сбойка для проветривания склада ВМ, гаража и др.;

– ограниченная область применения, а именно: при расположении вскрывающего пласты квершлага в лежачем или висячем боку свит, предопределяющее одностороннее поступление грузов в околоствольный двор. Однако применение их возможно и в других случаях (см. рис. 11.6, б, 5).

Технологические схемы околоствольных дворов с поточным движением составов показаны на рис. 11.4. Эти схемы обеспечивают движение составов без дополнительных маневров по расформированию составов, заталкиванию вагонеток, без отцепки и прицепки электровозов, что при наличии большегрузных вагонеток (ВД) позволяет значительно увеличить пропускную способность околоствольных дворов.

Рисунок 11.4 – Технологические схемы околоствольных дворов с поточным движением составов: а – кругового; б – петлевого 1,2 ствол скиповый и клетевой; 3 – главная примыкающая выработка; 4 – грузовая ветвь скипового ствола; 5 – породная разгрузочная яма; 6 – угольная разгрузочная яма; 7 – угольный бункер; 8 – порожняковая ветвь скипового ствола; 9 – входная ветвь клетевого ствола; 10 – выходная ветвь клетевого ствола; 11 – обгонный путь

В основу околоствольных дворов этого типа положена круговая схема движения составов. Наивысшая производительность обеспечивается при транспортировании грузов специализированными составами, т. е. груженых либо углем, либо породой или же вагонетками с материалами и оборудованием. На практике это условие не всегда удаётся выполнить, поэтому рассмотрим схему движения в околоствольном дворе для более сложного случая, когда применяются сложные составы. Однако во всех случаях при этом материальные вагонетки должны располагаться в хвосте состава.

Смешанный состав в схеме (а), прибывающий с правого крыла по верхнему пути, заходит на грузовую ветвь 4 скипового ствола и со скоростью до 0,7 м/с[14] проходит через породную 5 и угольную 6 разгрузочные ямы, производя разгрузку соответствующих вагонеток через дно.

Вагонетки с материалами проходят через ямы, не разгружаясь. Далее состав проходит порожняковую ветвь 8 скипового ствола и останавливается на входной ветви 9 клетевого ствола. Здесь вагонетки с материалами и оборудованием (или без них) отцепляются, и состав следует по обгонному пути 11 до выходной ветви 10 клетевого ствола, где к нему по необходимости прицепляют вагонетки с материалами, после чего он направляется на участки по нижнему пути примыкающей выработки 3.

Поезд, прибывающий с левого крыла, по нижнему пути заходит сразу на входную ветвь клетевого ствола, где отцепляются вагонетки с материалами. Затем электровоз уходит на выходную ветвь клетевого ствола, забирает вагонетки с материалами и направляется на грузовую ветвь скипового ствола, где производит разгрузку вагонеток с углем и породой и далее по порожняковой ветви выходит на главную выработку и по верхнему пути уходит на участки.

Усвоив схему движения составов в схеме (а), можно легко понять и схему движения составов в петлевом околоствольном дворе с поточным движением, представленном на рис. 11.4 (б).

Достоинства околоствольных дворов с поточным движением составов:

– простая схема движения и большая пропускная способность;

– меньше транспортных ветвей и меньший объём дворов;

– более высокая безопасность в связи с отсутствием операций по заталкиванию состава задним ходом.

Недостатки околоствольных дворов этого типа заключаются в том, что их применение возможно лишь при наличии в шахте вагонеток с донной разгрузкой. По этой причине околоствольные дворы с поточным движением составов применяются в основном в проектах строительства новых шахт.

Околоствольные дворы с конвейерным транспортом условно можно разделить на два типа: с раздельной выдачей угля и породы и с выдачей горной массы. В первом случае в околоствольном дворе необходимо предусматривать две разгрузочные ямы и два бункера — для угля и породы. Во втором случае горная масса конвейером подаётся непосредственно в общий приемный бункер. Довольно часто встречаются околоствольные дворы комбинированные, часть угля в них поступает в вагонетках, а часть конвейерами. В таких случаях схема околоствольного двора остается точно такой же, как и для локомотивного транспорта, с той лишь разницей, что к угольному бункеру подводится конвейерная выработка, примыкание которой к нему возможно различными способами.

На рис. 11.5 показана технологическая схема околоствольного двора при конвейерном транспорте с выдачей горной массы. Транспортирование материалов осуществляется электровозами, но в принципе может производиться монорельсовыми дизелевозами или одиночными самоходными вагонетками. Схемы таких околоствольных дворов для высокопроизводительных шахт разработаны “Южгипрошахтом”.

Рисунок 11.5 – Технологическая схема околоствольного двора при конвейерном транспорте 1, 2 – стволы скиповый и клетевой; 3 – угольный бункер; 4 – камера загрузочного устройства; 5 – конвейерная выработка; 6 – входная ветвь клетевого ствола; 7 – выходная ветвь клетевого ствола; 8 – вспомогательная транспортная выработка; 9 – конвейерная транспортная выработка (квершлаг или главный штрек)

Основными преимуществами околоствольных дворов с конвейерным транспортом являются:

– отсутствие маневров с составами и, как следствие, более высокая их производительность;

– более равномерное поступление угля (или горной массы) в околоствольный двор;

– меньший объём выработок околоствольного двора.

Недостатки околоствольных дворов при выдаче горной массы связаны со сложностью и затратами последующего обогащения угля. Поэтому в настоящее время предпочтение отдаётся околоствольным дворам с конвейерным транспортом угля и локомотивным — породы.




Поделиться с друзьями:


Дата добавления: 2015-03-31; Просмотров: 6582; Нарушение авторских прав?; Мы поможем в написании вашей работы!


Нам важно ваше мнение! Был ли полезен опубликованный материал? Да | Нет



studopedia.su - Студопедия (2013 - 2026) год. Все материалы представленные на сайте исключительно с целью ознакомления читателями и не преследуют коммерческих целей или нарушение авторских прав! Последнее добавление




Генерация страницы за: 0.011 сек.